Platform Release Notes

As days go by, software development is becoming more and more fast-paced. Every time the development team makes some changes to the application, they need to disseminate the information through different channels. When brought under the same umbrella, all these enhancements, new features, and bug fixes in the form of release notes tell the current users why the new release is important.
While there are more frequent releases than ever, topping the list of prerequisites is keeping all the stakeholders informed about the changes in the product. As the Zeta Marketing Platform is evolving over time, below is a monthly review of improvements made within the platform. With utmost transparency assured, we want to communicate these updates to you all.
2026 |
Introducing Athena by Zetaᵀᴹ |
On we launched Athena by Zeta™, your superintelligent marketing agent, built directly into the Zeta Marketing Platform (ZMP) to help you identify opportunities faster, execute with precision, and measure impact with confidence. Athena brings conversational AI into your daily workflows, making it easy to access insights, build audiences, create campaigns, and take action through a single, intuitive interface. What this means for you:
To Request Access: Submit a ticket via the Support team at hubsupport@zetaglobal.com with your account details. |
![]()
|
Build Faster, More Consistent Experiences with Template Snippets |
|---|
Experience Builder Template Snippets help you launch campaigns faster by turning your most common flows into reusable and fully editable building blocks. Instead of recreating journeys from scratch, you can instantly insert proven sequences of nodes—reducing manual setup, minimizing errors, and accelerating time to launch. With added bulk-delete functionality, it’s also easier to update and refine experiences at scale, keeping everything clean and optimized as you iterate. What this means for you:
From abandoned cart journeys to always‑on lifecycle programs, Template Snippets help you move faster, stay consistent, and focus more time on strategy and performance. |
![]() |
Focus on What Matters with New Quick Filters in Onboarding Manager |
Quick Filters help you cut through onboarding complexity and take action faster. With one-click views like Overdue, Your Turn, Educational, Recently Updated, and Stale, you can instantly identify high-priority tasks and keep onboarding on track. Combined with search and column filters, Quick Filters provide greater visibility and control, helping your team stay aligned and shortening time to value. These enhancements also lay the groundwork for future AI-powered workflows designed to help you move even faster. |
![]() |
Simplify Campaign Setup with Global Variables and Snippet References |
Global Variables and Snippet References make campaign setup easier and more consistent by centralizing how you manage reusable data and content. Instead of redefining variables across multiple assets, you can configure them once and reuse them across subject lines, templates, and snippets. The new References tab also gives you full visibility into where content is used, making it easier to audit, update, and maintain consistency across campaigns. What this means for you:
Whether you're managing dynamic recommendations, feeds, or reusable content, these updates help keep campaigns cleaner, more scalable, and easier to manage, |
|
Learn More: |
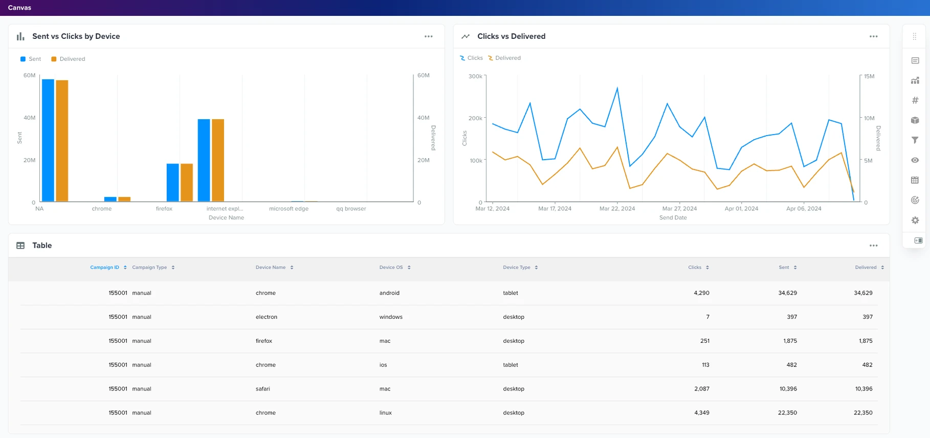
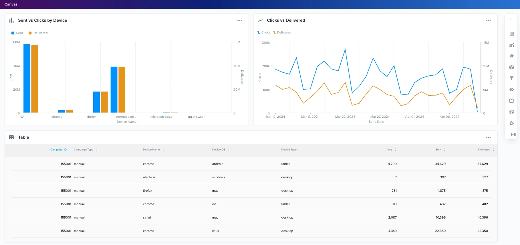
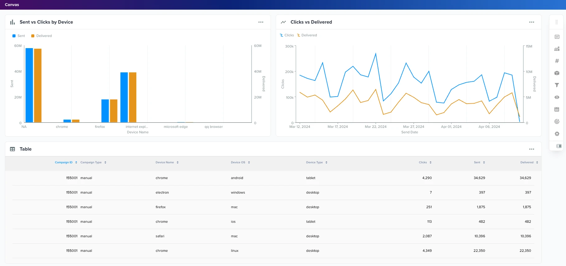
Insights Studio Dashboards Now Available in ZMP Home |
|---|
You can now pin Insights Studio dashboards directly to ZMP Home, giving you immediate access to critical performance insights the moment you log in. This enhancement surfaces key campaign, audience, and attribution dashboards alongside your default Home workspace. To keep the experience streamlined, the platform supports up to ten pinned dashboards and automatically manages tab overflow. The result is a more intuitive way to access your data without navigating between screens—improving discoverability, reducing friction, and accelerating decision-making. |
![]() |
New in Onboarding Manager: Assign Tasks to Teams! 🚀 |
You can now assign onboarding tasks to teams not just individuals. This works for both Zeta teams (such as implementation) and user-side teams. How it works:
This reduces manual reassignments, supports real-world collaboration workflows, and keeps onboarding moving even when roles are being finalized. |
![]() |
Updated Agent Capability: Data Cloud Prospect Audiences |
Within the ZMP’s AI Agent Studio, the former Data Cloud agent capability has been renamed to Data Cloud Prospect Audiences to better reflect its purpose. This update clarifies that the capability enables AI agents to use prospect audience segments from Data Cloud, making it easier to activate data, personalize campaigns, and configure agents with confidence. |
Introducing In-App Email Collection for Push Campaigns |
Marketers can now capture email addresses directly within in-app push (toaster) messages, eliminating the need for redirects or external forms. By embedding an optional email input field inside the push message itself, users can submit their email without leaving the app, creating a smoother experience while improving profile enrichment and attribution. What this enables:
Collect better data, drive stronger personalization, and turn engagement into measurable growth without disrupting the user journey. |
![]() |
Reduce Data Complexity with Smarter Audience Exports, Easier Uploads, and Automatic Compliance |
New enhancements are available in the data and integrations layer to give you greater control over audience activation, simplify complex data workflows, and ensure seamless compliance across channels. What’s New:
|
Learn More: |
Build and Test Faster with New Content Workflow Improvements |
Visual Editor Enhancements
Additional Improvements
|
Learn More: |
New: Private Assets in the ZMP Asset Library |
|---|
You can now mark assets and folders in the Zeta Marketing Platform (ZMP) Asset Library as private, enabling secure sharing with internal and external stakeholders. Key Details:
Why it matters:
Note: All existing and newly uploaded assets remain public by default. Assets must be explicitly marked as private. |
![]() |
Create More Dynamic and Tailored Reports with New Insights Studio Enhancements |
Several updates have been released to improve usability, speed, and flexibility across Insights Studio dashboards and reports. Whats new:
|
![]() |
2025 |
Enhance Journey Design with Dynamic Variables and UI Improvements in Experience Builder |
|---|
Experience Builder’s Add/Update Data on Profile node now codelessly syncs with upstream event payloads and supports incrementing and decrementing counter data types, providing more dynamic and real-time information. In addition, a new Split by ZML node is available for advanced users to write ZML logic and rout users based on the outputs, offering expanded journey pathing options. Several UI enhancements are also available in Experience Builder to provide a more intuitive and flexible user experience. The Experience Builder canvas toolbar now uses a contextual floating design to support recent updates to contextual node cards, the Experience Templates page has been refreshed, and CTA buttons are in a new location to stay consistent with broader platform changes. These enhancements will be enabled on various accounts starting October 30 and will be fully rolled out by November 6. |
![]() ![]() |
Learn More: |
Deepen Message Customization with New Visual Editor Capabilities |
We’ve enhanced the Visual Editor to give you even more creative control and flexibility when building campaigns and templates. These updates help you fine-tune your brand experience, improve accessibility, and deliver richer, more personalized communications. You can now:
|
![]() |
UPDATE: New ‘From’ Address for Zeta Marketing Platform Notifications |
|---|
Starting Thursday, November 13, we are changing the ‘From’ address for Zeta Marketing Platform (ZMP) notifications from notifications@support.zetaglobal.com to notifications@notify.zetaglobal.com. This update only affects notifications to ZMP users, not your customers. If you have email inbox rules set up for ZMP notifications, please make sure to update them accordingly. Otherwise, no further action should be needed. Should you have any questions, please contact your customer success team. |
Keep Onboarding Moving: Easily Track Job Cards with the New “In Review” Status |
|---|
Onboarding Manager now makes it easier than ever to track work pending your review. With the new “In Review” status, you can instantly spot job cards awaiting your action across Kanban, List, and AI Summary views. By gaining immediate visibility into exactly where working is waiting for your input or signoff, you can reduce manual tracking and enjoy smoother, faster onboarding timelines. |
Optimize Programmatic Media Planning with Enhanced Forecasting |
|---|
The Audience Explorer forecasting tool has been expanded to deliver deeper visibility and more precise insights for campaign planning and audience targeting. Marketers can now view programmatic media forecasts by channel, device, and geography for specific audiences, enabling smarter, data-driven decisions. Users can also choose their preferred level of forecast confidence, aligning projections with their risk tolerance and strategic goals. Forecasts can be downloaded and integrated into external systems, streamlining incorporation into broader marketing and analytics workflows. |
![]() |
Expand SDK Adoption with New React Native Plugin |
Zeta now supports React Native, bridging apps built in React Native with the full power of our iOS and Android SDKs through native modules and seamless integration. Developers can connect directly—no rebuilds or custom workarounds required—reusing existing components across platforms. For marketers, this means broader campaign reach and consistent engagement across all mobile apps, including those built on React Native. This expansion accelerates adoption and ensures brands can connect with audiences across one of the fastest-growing developer ecosystems. |
Accelerate Mobile App Onboarding with AI-Powered Registration |
|---|
A new conversational AI assistant now simplifies mobile app registration by automating setup, validating configurations in real time, and guiding users through each step with intelligent feedback. This eliminates manual errors, reduces setup time, and delivers a seamless, low-friction onboarding experience. By combining natural language interaction with AI-driven validation, marketers can launch apps faster with greater confidence and accuracy—unlocking smarter, more efficient campaign activation from day one. |
![]() ![]() |
Enrich Journey Design with Contextual Nodes in Experience Builder |
|---|
Recent enhancements to Experience Builder improve visibility, flexibility, and contextual control when designing customer journeys. The canvas now features a fluid configuration modal (replacing the side panel) for easier setup, and expanded node-level stats show sample users for active and audience-related nodes such as Split by Audience. These enhancements began rolling out on October 16 and became fully available on October 23. |
![]() |
Test and Preview Personalized Push Messages with Confidence |
|---|
Marketers can now validate and preview personalized push messages in real time, ensuring active targeting, correct Liquid script rendering, and flawless user experiences before launch. This new enhancement allows up to 100 test recipients (via user IDs, emails, or CSV uploads) and supports testing by audience segments or external queries for complete accuracy. By simulating real recipient experiences, marketers can detect and fix personalization errors early, reducing launch issues and improving campaign precision without engineering support. |
Improved Clarity and Consistency on the People Properties Page |
|---|
Improved Clarity and Consistency on the People Properties Page |
|---|
We’ve redesigned the People Properties (Data) tab in Profiles to align with modern design standards and address user feedback around the Flag Properties with Incorrect Type release. Key Updates include:
These improvements make property management more intuitive, consistent, and reliable. The rollout began on October 22 and became fully available on October 30. |
![]() |
Unlock Richer Targeting with Custom User Properties |
|---|
Our SDK now supports custom user properties, enabling teams to define and track attributes unique to their business (e.g., plan type, interests, loyalty score). Developers can pass custom key-value pairs through the user identification API, and these are stored in contact_properties and synced with user profiles. Marketers can then use these attributes for personalization, segmentation, and analytics, unlocking richer profiles and more precise targeting. |
Ensure Reliable Push Delivery with Sandbox & Production Configuration |
You can now explicitly set push notification environments as either sandbox or production during SDK initialization. This ensures device tokens and messages are always routed to the correct APNS host, reducing delivery errors and streamlining testing. By clearly separating test and live environments, you’ll benefit from greater reliability, faster launches, and smoother mobile campaign execution. |
Creative Workflow Enhancements |
|---|
We’ve introduced several new updates across all ZMP email editors to improve flexibility and efficiency:
|
![]() ![]() |
Learn More: |
Maintain Data Integrity with Read-Only Reports in Insights Studio |
|---|
Reports in Insights Studio can now be set as read-only, giving collaborators access to explore insights without the risk of accidental edits or misconfigurations. Ideal for executive dashboards, client-facing summaries, and high-stakes reports, read-only mode ensures consistency, trust, and presentation-ready insights. |
![]() |
Insights Studio Dashboards: In-View Filters |
|---|
You can now add “in-view” filters directly to Insights Studio Dashboards. This makes it easier for marketers and non-technical users to interact with data through seamless filtering. |
![]() |
Expand SDK Adoption with New Flutter Plugin |
|---|
Zeta now supports Flutter! Our new plugin connects Flutter apps with the full power of our iOS and Android SDKs through a simple Dart API. Developers can integrate quickly without duplicating logic, while marketers benefit from broader reach, richer engagement, and faster adoption across cross-platform apps. Installation guides and Zeta support ensure a smooth onboarding experience. |
Deepen Your Data Analysis with Multi-Metric Visualizations |
|---|
Deepen Your Data Analysis with Multi-Metric Visualizations |
|---|
Within Insights Studio, you can now plot multiple metrics side-by-side on the same chart, allowing you to generate better insights and conduct more sophisticated analysis. To leverage this feature, first create a multi-series or bar chart and set the chart style to “side-by-side.” Then select multiple metrics such as CTOR and Opens, save your work, and the chart will automatically visualize both datasets. |
![]() |
Learn More: |
Segment and Target Audiences Directly from Your First-Party Data—No SQL Required |
|---|
You can now segment and target audiences from your own first-party data in the Zeta Marketing Platform (ZMP) without writing a single line of SQL. With new enhancements to the external database UI, users can:
These updates make it easier for less technical users to flexibly connect to their data stores and build high-value audiences faster, enabling quicker campaign activation and more agile marketing execution. |
![]() |
Improved Compliance: updateUser API Now Honors User Preferences |
We’ve enhanced the updateUser API to better support user preference compliance and eliminate the risk of unintentional resubscriptions. Previously, if the contact.status field was omitted in an update, the system defaulted that contact’s status to “new,” which could inadvertently resubscribe users who had previously opted out. Now, if a contact already exists and has a status, that status will remind unchanged unless explicitly updated. Only new contacts (those not previously seen) will default to “new.” This change gives you greater control and confidence when managing consent and ensures your workflows align with best practices in data privacy and compliance To ensure proper handling, we recommend auditing your current use of the updateUser REST API and JavaScript method to ensure contact.status is being used correctly—especially in scenarios where you intend to resubscribe a contact. |
Confidently Launch Error-Free Push Campaigns with Mobile Push Test Sends |
|---|
You can now test and preview Mobile Push campaigns in the Zeta Marketing Platform (ZMP) before deployment, ensuring every message looks exactly as intended and performs seamlessly. With Mobile Push Test Sends, you can confidently validate content and delivery on real devices through a simple, end-to-end workflow:
This feature removes the guesswork from mobile campaign execution. By validating message design, delivery, and personalization in advance, you reduce the risk of errors, ensure consistency across devices, and increase campaign performance. |
![]() |
Introducing Campaign Templates: Your Solution for Accelerated Campaign Creation |
|---|
Building similar campaigns repeatedly? Now, you can save time and improve accuracy with the new Campaign Templates feature in the ZMP. Instead of cloning past campaigns or starting from scratch, you can now:
Campaign Templates eliminate manual rework and help you scale faster with consistent, high-quality campaign setups. |
![]() ![]() |
Work Faster and Stay Organized with Content Template Version History and Archiving |
|---|
You now have full visibility and control over your email templates, with the introduction of version history and archiving across all template editors (Visual Editor, HTML Editor, and Visual Composer). With these updates, you can:
These enhancements give you greater transparency, control, and flexibility making it easier to manage creative changes, collaborate across teams, and maintain a clean, efficient template library. |
![]() |
ZMP Navigation Enhancements |
|---|
We’ve updated the main left-hand navigation bar in the ZMP with a refreshed design to make your experience smoother and more intuitive. Additionally, within the Settings menu, you’ll now find the navigation reordering option under Profile, making it quicker and easier to personalize your workspace layout. |
![]() ![]() |
Learn More: |
Top/Bottom N Filter Now Available in Insights Studio |
|---|
You can now spotlight the most impactful data points in your reports with the new Top/Bottom N filtering capability in Insights Studio. Whether it's the top 10 performing campaigns or bottom 5 underperforming products, this enhancement helps you zero in on the key contributors without changing global filters or dataset views. Apply these filters at the chart level across categorical (non-date) dimensions, tailored to any metric in your dataset. To further improve clarity, pie and donut charts now display the top 10 dimension values by default, enhancing legibility and responsiveness. These updates help you eliminate noise, surface outliers or key drivers faster, and build more focused, actionable dashboards. |
![]() |
SSH Authentication Now Supported for SFTP Connections |
|---|
You can now use SSH key-based authentication when configuring SFTP connections in the Zeta Marketing Platform, making file transfers more secure and setup more seamless. With Secure Copy Protocol now enabled by default, you’ll benefit from added flexibility while still having the option to disable it as needed. |
![]() |
Experience Builder Enhancements: Chaining Experiences + New Node Design |
|---|
Build more cohesive customer journeys with the ability to chain experiences together in Experience Builder. Use the new Trigger Another Experience action node and From Another Experience trigger node to connect experiences seamlessly, making your journey design more dynamic and efficient. Additionally, we’ve refreshed the canvas and node card design to display more hierarchy and context, helping marketers create and manage experience with greater clarity and speed. |
![]() |
Learn More: |
Aggregate Business Requirements Seamlessly in Onboarding Manager |
|---|
Say goodbye to scattered documents and disjointed handoffs. With our latest Onboarding Manager enhancement, you can compile all business requirements into a single streamlined document directly from the platform.
This enhancement improves transparency, saves time, and accelerates collaboration during onboarding. |
Streamline Workflows with Self-Service Key Management |
|---|
Managing PGP or GPC encryption and decryption keys is now easier than ever. With our new self-service key management feature in the Zeta Marketing Platform (ZMP), you can upload and manage your encryption keys directly in the UI, and select them instantly for use in Data Flows. This eliminates dependency on external teams, ensuing faster, secure processing of incoming and outgoing files so you can move your workflows forward with confidence. |
![]() ![]() |
Smarter Content Organization with Enhanced Assets and Snippet Management |
|---|
We’ve made it easier to manage, find, and organize your content in the ZMP, helping you work more efficiently when building campaigns. What’s new:
Both the Asset Library and Snippets pages have a refreshed UI to align with recent ZMP design updates, making the experience more intuitive. |
![]() |
Learn More: |
Streamline Collaboration with Deep-Linked Job Cards in Onboarding Manager |
|---|
Managing onboarding tasks is now simpler and more collaborative with new deep-linking capabilities in Onboarding Manager. Each job card now has a unique, sharable URL—allowing you to share relevant cards directly with teammates without navigating through the entire dashboard. This enhancement helps with:
|
![]() |
Experience Builder: Enhanced User Insights and Control |
|---|
Gain deeper visibility into user behavior with new user lookup in Experience Builder. This feature allows you to chart user paths across all journeys, complete with timestamps for every node-level entry and exit. You can also manually exit individual users, either one at a time or in bulk, directly from the lookup view offering greater flexibility and control. You’ll also notice enhancements to the user interface to streamline your workflow: Entrance and Exit Criteria buttons are now always visible, with a green indicator when active. These updates make it easier than ever to design, monitor, and optimize your experiences for maximum impact. |
![]() |
Learn More: |
Improved Unsubscribe Cascade Enhancement for Better Compliance |
|---|
We’ve enhanced our unsubscribe cascade logic to handle more than 10 profiles associated with a single email contact. A new asynchronous process allows the ZMP to process additional unsubs more efficiently, improving compliance management and reducing the risk of over-communication. |
Engage App Users with Toaster-Style In-App Messages |
|---|
Boost in-app engagement with our new “toaster-style” messages—personalized, non-intrusive notifications that appear automatically when users open your app. Ideal for promotions, reminders, and updates, these messages are easy to configure in the ZMP, with the SDK handling image rendering and delivery. Reach nearly your entire app audience without requiring opt-ins, while maintaining a seamless user experience. |
Accelerate Time to Value with Onboarding Manager |
|---|
Introducing Onboarding Manager, an AI-powered workflow in the ZMP, designed to simplify and accelerate onboarding. It captures discovery inputs and proposed solutions that align to your business needs, creating a smoother onboarding experience and helping you realize value faster. |
Streamline Your Onboarding Management with Bulk Actions |
|---|
Manage onboarding projects more efficiently with Bulk Actions in ZMP’s Onboarding Manager. Superusers can now update multiple job cards at once from the List View, with support for five key actions: assign watchers, assign client, assign Zeta lead, change scope, and archive. These enhancements help you:
|
![]() |
Save Time with AI-Powered Onboarding Project Summary |
|---|
Stay informed and reduce manual effort with the new AI-powered project summary in Onboarding Manager. With a single click, Zeta’s AI analyzes all active job cards and generates a downloadable summary that highlights pending approvals, delayed steps, and recent progress. This feature helps you:
|
![]() |
Revolutionize Your Marketing Analytics with Insights Studio |
|---|
Insights Studio, the next evolution of ZMP Report Builder is now available. A comprehensive business intelligence tool designed for data visualization and reporting. Insights Studio eliminates the need for third-party reporting tools by providing a unified, self-serve analytics interface within the Zeta Marketing Platform. With Insights Studio, you can:
Take advantage of these powerful new capabilities today! |
![]() |
Fast Track Your Success with Zeta’s AI Agents |
|---|
We’re excited to announce that Zeta’s AI Agents are now generally available! Integrated directly within the Zeta Marketing Platform, our AI-powered agents handle specialized tasks such as campaign quality validation, building audiences, and synthesizing insights about customers and prospect. By automating key tasks, AI agents help improve productivity, enhance customer experiences, and drive operational efficiencies—with the potential to save businesses 400 hours of work per month. With this release, the ZMP now empowers you to:
To get started, please contact your Zeta Account Manager. |
[BETA] Agentic Workflows |
|---|
Agentic Workflows have now entered beta. This groundbreaking capability enables you to chain AI Agents together to create fully customizable workflows that accomplish more sophisticated tasks, such as:
By taking automation to the next level, Agentic Workflows create a deeper impact across the entire customer journey and transform your marketing efforts. If you are interested in joining the beta program, please contact your Zeta Account Manager. |
Flexible Layouts: Switch Between Horizontal and Vertical Views for Data Flows |
|---|
You now have greater flexibility when designing and visualizing your data flows. A new segmented control in the top right of the Data Flows canvas lets you switch between horizontal and vertical layouts, making it easier to create flows in your preferred format. To enable this feature, please contact your Zeta Account Manager. |
![]() |
Enhance Engagement with Visual-Rich Push Notifications |
|---|
You can select images directly from the Asset Library when creating push notifications in the ZMP. This feature supports images for Android, while iOS users can leverage images, GIFs, and videos. After selecting and editing media, you can preview the notification in real time before finalizing the setup. Empowering you to create visually compelling push messages without developer assistance. |
New Identity Tab in Single View of the Customer |
|---|
We’ve enhanced the Single Customer View with a new identity tab, offering:
This update provides critical insights into identity resolution, helping you make more informed marketing decisions and troubleshoot more effectively. |
![]() |
Prime Time – New Control/Test Group Dimension in Customer Marketing Dataset |
|---|
We’ve added a Prime Time Group dimension to the Customer Marketing dataset in Insights Studio, enabling:
|
Improve Your Data Analysis with New Chart Types in Report Builder |
|---|
We have enhanced Report Builder with new chart types and improved configurations that empower you with more flexible and visually compelling ways to analyze and present data. With these additions, you can now:
These enhancements collectively improve data storytelling, decision-making, and overall report usability, making it easier for you to extract meaningful insights from complex datasets. |
Flexible Event Export Capabilities |
|---|
You can now export events directly to file-based destinations like SFTP, Amazon S3, and more within the ZMP. This new capability allows you to:
Managing and exporting user behavior data is now simpler and more flexible than ever. |
![]() ![]() |
Optimize Delivery & Response with New ‘Distribute Over Time’ Send Option |
|---|
The ZMP now offers a ‘Distribute Over Time’ feature, allowing you to gradually send messages over a selected period rather than all at once. This helps:
|
![]() |
Simplify Testing with Portable Content |
|---|
Easily share content templates and snippets across accounts without the need for manual rebuilding. Share them as a copy or a linked entity pointing to the same template or snippet. This new portable feature streamlines testing across development and production accounts for greater efficiency. Additionally, the redesigned email templates library offers a more streamlined and intuitive experience, further enhancing your workflows. |
Learn More: |
New Self-Serve Custom Datasets and Enhanced Visualization Options in Report Builder |
|---|
Introducing key updates to Report Builder to simplify ad-hoc reporting and streamline report creation, delivering more efficient and personalized insights:
|
Profile Properties: Flagging Incorrect Types |
|---|
The Zeta Marketing Platform now flags incorrectly typed profile properties (e.g., a property is set as a number but the value provided is a string). Making it easy to identify and correct misclassified data at the profile level, improving data quality and accuracy. |
Zeta Clean Room: Audience Sharing |
|---|
The Zeta Clean Room now enables secure audience sharing, allowing two parties to exchange audience data in a privacy-compliant manner to expand their addressable marketing universe. A key use case is audience acquisition:
This update enhances collaboration, unlocking new audience opportunities while maintaining data security. |
![]() |
New Targeting Options in Experience Builder: Split by Propensity Score + 10 Branches |
|---|
Target customers and prospects more intelligently with the new Split by Propensity node in Experience Builder. This feature allows you to use propensity scores for more precise targeting. Additionally, all split nodes now support up to 10 branches per split, enabling more granular targeting across properties, channels, and scores. These enhancements help you deliver more personalized experiences for your end customers, driving higher engagement and improved campaign ROI. |
![]() |
Improve Your Data Quality with Expanded Inbound Data Controls |
|---|
We’ve added inbound controls for four key data types—string, number, Boolean, and date—to ensure data sent to the Zeta Marketing Platform is in the correct type and format. These controls can be enabled per property and automatically reject incorrect values. Key enhancements include:
These enhanced controls improve data quality, helping you achieve more accurate and effective marketing results. |
Enhance Your Data Categorization with New People Properties Features |
|---|
We’ve updated the People Properties page with a refreshed UI and expanded metadata fields, making it easier to organize and catalog your data. The improved UI experience better supports nested properties and allows you to customize your list of fields for enhanced control and visibility. New metadata fields include:
These updates provide deeper insights into each field, giving you more control and clarity over your data. |
![]() |
Zeta Visitation Report: Track Your DSP Campaign Impact on Store Traffic |
|---|
Introducing the Zeta Visitation Report (ZVR) in Report Builder designed to help measure your DSP campaign’s impact on store visits. With ZVR, gain actionable insights on campaign performance across creatives, line items, and tactics. Drill down to regional and store-specific trends, and track daily visit averages by campaign and region. Use these insights to optimize your marketing strategies and maximize ROI. |
2024 |
Improved Controls for Scheduling Snowflake and Google BigQuery Data Ingestion Flows |
|---|
You can now control whether a data flow runs immediately upon activation or follows the schedule specified in the source card, with new features for Snowflake and Google BigQuery sources. By default, flows run immediately to ensure backward compatibility. However, you can adjust this setting during activation or reactivation. This feature is currently available on an opt-in basis. To enable it, please contact Zeta Support. |
![]() |
Introducing Zeta Intelligent Mobile: Your AI-Powered Partner for Smarter Campaigns and Unmatched Customer Insights |
|---|
We’re excited to announce the launch of Zeta’s Intelligent Mobile solution, designed to empower marketers to predict, engage, and optimize more effectively than ever! By integrating identity, intelligence and messaging into a single unified solution, you can achieve cross-channel campaign success across all touchpoints with unmatched precision and agility. This new solution, part of the Zeta Marketing Platform, includes Mobile SMS, MMS, Push, Wallet, and soon-to-come features like In-App messaging and Mobile Inbox. The innovative solution enables brands to:
|
![]()
|
Learn More: |
Real-Time Data Flow Status Monitoring |
|---|
With our new real-time data flow status feature, you can easily monitor the progress and health of your data flows directly within the Zeta Marketing Platform. Instantly check whether flows are not running, in progress, or completed (successfully or with failures). You can also filter past executions by status or keyword and view key metrics like row counts to streamline your workflow. These enhancements reduce dependency on IT support and improve operational efficiency for your marketing teams. To learn more, check out Data Flows | Execution History. |
![]() |
Streamline Your Workflows with New Content Enhancements |
|---|
We’re excited to announce three new features now available in the Zeta Marketing Platform:
These updates streamline your content development workflows, enabling you to work more efficiently and effectively. For more information, check out Website - In-Page Campaigns | Editing an Active Campaign. |
![]() |
Optimize Experience Decisioning by Merging Split Nodes |
|---|
For experiences with split branches in Experience Builder, you can now merge non-consecutive nodes into a single point. Simply click ‘Merge’ in the node menu, select the desired node or point, and any ineligible nodes will automatically be disabled. This enhancement optimizes workflows, reduces the time and effort required to build experiences, and minimizes the likelihood of errors. To learn more, visit All About Nodes | Merging Split Nodes. |
Zero Copy Data Updates |
|---|
We’ve enhanced the Zeta Marketing Platform UI to clearly highlight where zero-copy data access is available. Zero-copy accesses data through a data warehouse connection or GET API, allowing the ZMP to process, aggregate, transform, and activate the data on the fly without materializing it. In short, zero-copy minimizes redundancy and replication, reducing data transfer costs, risks, and delays. Specific areas in the ZMP now indicating zero-copy data access in the UI include Data Flows, Unified Connectivity, Connections (under Settings), External Data Sources (under Settings), and Audience Explorer. |
Programmatic Forecasting Metrics in Report Builder |
|---|
We’re introducing Programmatic Forecasting Metrics as part of the latest upgrade to Report Builder’s Media Activation Reports. Get a comprehensive view to help plan for future budget allocation, optimize resource management, and make informed decisions, based on forecasted outcomes. |
![]() |
A/B Testing Enhancements & New Campaign Builder UI in Experience Builder |
|---|
We’ve enhanced A/B/n testing for triggered campaigns in Experience Builder to streamline your workflows and simplify experimentation. You can now create up to 10 variants in a single campaign node, customize distribution, and choose the metrics you want to optimize for (e.g., clicks, opens, conversions, revenue). Plus, you now have the option to run tests on a sample audience. In addition, we’ve refreshed the Campaign Builder interface for both broadcast and triggered campaigns to improve overall usability. All existing campaign functionality will remain unchanged. |
Event Management Enhancements |
|---|
The Events Mapping page within ZMP Settings has been updated and renamed to Event Management. The expanded functionality now allows you to list all events for a given account, add display names and descriptions to events, and edit event mappings. These enhancements provide greater transparency and control within the ZMP UI for managing events. |
Bring the Power of Zeta Data Cloud to Your In-Page Campaigns |
|---|
Site visitors who view an in-page campaign may not be known to you but could be known to Zeta through our proprietary Data Cloud. In the Rules tab, you now have the option to target or suppress these Zeta Data prospect segments for in-page campaigns. Additionally, you can combine Zeta Data behavioral signals with properties, transient attributes, or customer segment membership for even more precise targeting. This enhancement enables you to deliver a more personalized experience to all site visitors, including prospects. |
![]() |
Optimize Retargeting and Channel Mix with the ‘Split by Identity’ Node |
|---|
The Split by Identity node in Experience Builder is a powerful feature that allows you to leverage both Zeta Data Cloud and AI to identify users and engage them on the most effective channels. Use Split by Identity to:
To learn more, please contact your Zeta Account Manager. |
![]() ![]() |
Learn More: |
Monitor Programmatic Campaign Pacing with New Metrics and Dimensions in Report Builder |
|---|
You can now track programmatic campaign pacing in Report Builder with 10 new metrics and dimensions available in both ZMP and DSP. The new metrics include Days, Days Elapsed, Days Remaining, Budget, Spend %, Impression Budget, Impression Delivery %, and Pacing %. Additionally, the new dimensions include Campaign and Line Item Status. These enhancements enable you to ensure that media campaigns are running smoothly and as expected. |
Read More: |
Enhance Your Audience Management with Bulk Add/Remove Capabilities |
|---|
A new REST API integration allows you to add or remove up to 1,000 individuals per request from your targetable Customer Lists in the ZMP. Make your audience management more efficient with this seamless and powerful feature. |
Read More: |
Enhanced File Import Visibility |
|---|
The Data > Files screen filters have been expanded to now display feed, unsubscribe, and purge files by default. This enhancement provides more visibility into files loaded into the ZMP. |
Read More: |
Asset Library Enhancements: Batch Upload, Update and Archive, and Tags |
|---|
Digital media assets are core to designing a compelling content strategy, but over time, they accumulate and become increasingly complex to manage. That’s why Asset Library now offers several new capabilities to improve efficiency, including batch upload functionality to add multiple assets at once, update functionality to update an asset (e.g., change an image from a blue car to a red car) without creating a new asset or changing all instances where the image is used, archive functionality for outdated or unused assets, and tagging functionality to categorize and sort assets. Collectively, these enhancements streamline your asset management workflows and boost productivity. |
![]() |
Read More: |
Streamline Workflows with Direct Data Flow Access from the Connectivity View |
|---|
You can now view, edit, and manage data flows directly from the Data > Connectivity interface without navigating to other places in the platform. This enhancement creates a more seamless data management experience and greater efficiency in your workflows. |
![]() |
Read More: |
Experience Builder - Multi-Day Delivery Window |
|---|
Within Experience Builder you can now set up delivery windows on multiple days (or every day) to control when campaigns are sent. Specific updates under Delay > Delay Until a Specific Time include specific day(s) and any day, and both delay types support overnight windows as well. These enhancements give you more control and flexibility over targeting and unlock additional use cases such as compliance and respecting users’ quiet hours. |
![]() |
Read More: |
Gain Contextual Insights into the Performance of Experiences |
|---|
Gain Contextual Insights into the Performance of Experiences |
|---|
Experience Builder now provides both historical and forecasted performance for nodes. While an experience is in draft mode, you can see historical performance for unique users in triggers and events and forecasted performance for unique users across all nodes. When an experience is in active mode, marketers can see relative performance over time, forecasted performance for an upcoming period, and actual performance vs. forecasted performance to compare results. This exciting addition equips you with more intelligence and contextual tools to set up experiences as well as learn from them. |
![]() |
Read More: |
Save Time with Asset Library’s Powerful Search Functionality |
|---|
Over time, it becomes increasingly challenging to manage accumulated digital assets and locate them efficiently. With Asset Library’s new search capability, you can now find assets quickly and easily. Simply enter a search term, and the Asset Library will return matches based on Zeta’s AI-generated tags. This eliminates the need for adding tags manually and the potential for users to upload the same asset multiple times. It’s never been faster and easier to find the assets you need to build engaging marketing campaigns! |
![]() |
Read More: |
Campaigns at a Glance Widget Enhancements |
|---|
With new enhancements to the Campaigns at a Glance dashboard widget, you now have the ability to add unlimited metrics, choose how many metrics to view at once, and scale programmatic campaigns up or down (e.g., view all campaigns for one advertiser or drill down into a specific line item or tactic). Collectively, these upgrades allow you to further customize your ZMP Dashboard experience. |
![]() |
Read More: |
New Broadcast Campaign API |
|---|
Zeta’s new Broadcast Campaign API provides greater flexibility to integrate the Zeta Marketing Platform with your pre-existing content tools. This updated Campaign Creation API enables the full scope of campaign development currently available in the ZMP. By allowing your teams to use a familiar tool and interface, this API creates operational efficiencies and enables greater control over your campaign workflows. |
Read More: |
Forecastable Metrics in Report Builder |
|---|
Take the guesswork out of campaign planning with a set of forecastable metrics now available in Report Builder! You can now easily generate reliable forecasts to inform budget allocation, resource management, and strategic planning for your marketing initiatives. Alongside the new forecasting feature, we are introducing a series of enhancements to further streamline the report-building process. These include a floating and resizable builder component and the ability to view up to three data visualizations at once. |
![]() |
Read More: |
Generative Insights and Recommendations for CustomerPulse |
|---|
We are excited to introduce the latest update to CustomerPulse, generative insights and recommendations. This new function will take all the guesswork out of CustomerPulse. Instead of spending valuable time trying to identify key insights and recommendations the new generative feature will do this in seconds. This function is available for all CustomerPulse visual outputs. Please visit CustomerPulse and try it for yourself to understand the valuable information this new feature will generate. |
Read More: |
Zeta Clean Room |
|---|
We are excited to introduce Zeta Clean Room, a privacy-centric data-sharing solution that maximizes the value and addressability of first-party data. A new approach to traditional clean room infrastructures, our solution can be deployed quickly without engineering support—reducing setup costs and accelerating your time to value. This first phase of the clean room enables event data sharing for customer profile enrichment and more targeted segmentation. Future phases will unlock additional data types and use cases. To learn more, please contact your Zeta Team. |
![]() |
Read More: |
Enhanced Event Reporting |
|---|
With the upgraded Events report type in Report Builder, you can now analyze more granular event data, including pixel data from Zeta DSP. Explore performance metrics such as order amount and order quantity split out by product ID, customer type, or your very own custom dimensions for a deeper dive into your insights! 🚀💥 |
Read More: |
Experience Builder has a new look! |
|---|
This exciting enhancement transforms the nodes into colorful cards that provide a sleeker, at-a-glance preview of events, actions, delays, and splits directly within an experience canvas. This is the first phase of the Experience Builder redesign is now live with more updates to come. If you have any questions, please reach out to your account or client services team. |
![]() |
Read More: |
It’s now easier than ever to add Seed Lists to the ZMP |
|---|
Check out the new design enhancements to the Seed List UI in the ZMP. It’s now easier than ever to add, update, and maintain seed lists in the platform. |
![]() |
Read More: |
Increase Security with New REST API Authentication |
|---|
We have added a JSON Web Token (JWT) authorization which allows you to generate a refresh token in ZMP and use that to create a JSON web token for API authorization. This feature provides added security and more control over ZMP API access. Please reach out to your Zeta Account Team if you would like this feature enabled. |
Read More: |
Improve Productivity with the New Asset Library |
|---|
Effective digital asset management is essential for you to create compelling campaigns. Now easily accessible in the ZMP navigation, Zeta’s new Asset Library allows you to upload images and manage your creative library with flexibility and ease. Streamline workflows, improve productivity, and leverage powerful content to make your campaigns shine. |
![]() |
Read More: |
Gain Greater Transparency with the Forecast vs. Actual Widget |
|---|
A new widget has been added to the Dashboard that compares actual performance against our forecasts. This innovative feature provides transparency into the accuracy of Zeta’s predictions and recommendations and helps you, in turn, optimize marketing performance. |
![]() |
Read More: |
Elevate Your Data Management with Connectivity Canvas |
|---|
Now generally available, Connectivity Canvas streamlines data management by providing a unified view of all your data sources and destinations to/from the Zeta Marketing Platform in a visual butterfly diagram and tabular list format. From Connectivity Canvas, you can easily create new data flows, choose data mappings for prepared data, or design an ETL flow for data cleaning. Offering enhanced transparency and control, Connectivity Canvas simplifies your data journey in the ZMP so you can do more sophisticated marketing. |
![]() |
Read More: |
Streamline Your Data Ingestion Workflow with Data Mappings |
|---|
Data Mappings allows direct mapping of fields from any imported file to ZMP-specific people properties, including custom fields. With this enhancement, you create a mapping one time in the ZMP (e.g., fname column mapped to the ZMP’s first_name property) and any uploaded files automatically trigger those mapping rules (e.g., the values in fname column for every user will be stored as first_name in the ZMP). This capability eliminates the need to rename column headers in your datasets before file uploads, reducing manual work and ensuring seamless and accurate data alignment within the ZMP. |
![]() |
Read More: |
Enhanced Filtering on the Connections Page |
|---|
When working with large volumes of integrations, it can be difficult to find specific connections quickly. With new powerful search capabilities on the Connections page (located under Settings > Integrations), you can effortlessly filter by Type, Status, Created, and Modified criteria. Additionally, any integrations with issues will be flagged with a red ball icon and Failed status. Say goodbye to tedious scrolling and hello to speedier searches and better visibility when looking for the right connection! |
![]() |
Read More: |
Select Vanity Shortened Links for SMS/MMS |
|---|
When a link is added and automatically shortened for an SMS/MMS campaign, you now have the option to select the domain of the shortened URL, plus the option to add a slug. This flexibility means that you can use your website domain and maintain consistent branding in your SMS/MMS messages. |
![]() |
Read More: |
Introducing Data Flows (For EU Customers) |
|---|
Data Flows, a low-code solution designed to simplify the onboarding and configuration of various data sources is now available for all customers in EU. With its marketer-friendly UI, setting up a diverse range of data sources and destinations is now more accessible than ever. This includes seamless integrations with external SFTP, Amazon S3, Google Cloud Storage, and many others. This capability exists for US customers, and we’re excited to expand these capabilities further. |
![]() |
Read More: |
🚀 Unveiling the Future of Email Deliverability Reporting! |
|---|
Introducing Report Builder’s new deliverability template—a streamlined, customizable, and efficient solution to analyze your email deliverability metrics. Use this report to gain actionable insights, save time, and optimize your campaigns. Please note - With this new template addition in Report Builder, we have sunset the legacy deliverability report page in the Analytics section of the ZMP. If you have any questions or concerns, please reach out to your Zeta Account team. |
Read More: |
Introducing Custom Attribution Models: Your Marketing Advantage |
|---|
We understand that every business is unique, and that’s why we’re giving you the flexibility to create attribution models tailored to your specific needs. With this feature’s extended lookback windows, you can gain deeper insight into marketing performance and allocate resources more effectively. Plus, with increased transparency into how your attribution models work, be confident you’re assigning credit for conversions accurately. |
Read More: |
Improved Membership Checks and Audience Building for Prospect Segments |
|---|
Discovering and creating target audiences for your acquisition campaigns just got more efficient. With our latest enhancement, you can easily check membership for previously created prospect segments by navigating to Zeta Data -> Prospect Segments -> My Segments. This means that if you have segments that performed well in the past, you can now reuse them in new targeting efforts and build upon them by layering additional criteria. |
![]() |
Read More: |
People Page Filters |
|---|
The People page, located in Audiences, now allows you to filter people by status—known to customer, known to Zeta, and unknown. The page also hides unknown individuals by default, streamlining that view for accounts with many anonymous users. These enhancements support a variety of use cases and saves you time and effort. |
![]() |
Read More: |
Easily Access the ZMP with an Improved Single Sign-On Experience |
|---|
A new Single-Sign On (SSO) button now appears for users who log into the ZMP via SSO and get timed out of the platform due to an inactive session. Previously, an inactive session would redirect to the standard user/password login page, forcing you to navigate to your app manager or a browser bookmark to log back in. This enhancement minimizes disruptions in your workflows and improves the overall experience. |
2023 |
Configure Multi-account Connections for Audience Exports |
|---|
For brands with more than one account on a third-party ad network (Facebook, Google Ads, Yahoo DSP), can now easily configure multi-account connections for each partner integration on the Connections page. When ready to export, there’s a new account selection step that will determine the audiences that populate in the destination. NOTE: If these accounts are already set up via the Keys & Apps page, they will be automatically migrated so no automated exports or experiences will be interrupted. |
![]() |
Read More: |
Locked Content Controls for Email Editing |
|---|
New role-based permissions allow Zeta customers to lock specific regions, modules, and display conditions of an email template and ensure they are editable only by permissioned users. These controls help keep messages on-brand and compliant. E.g., locking regions avoids inadvertent modification to standard sections of email content such as headers, footers, and legal language. |
[BETA] Create New Data Flows from the Connectivity Canvas |
|---|
The ability to add new data flows directly from the Data > Connectivity tab is now available. Choose a data mapping flow if your data is already prepared for ingestion or design an ETL flow to clean your data before ingesting it into the ZMP. If you are interested in opting into this beta or want to learn more, please reach out to your Zeta Account Team. |
![]() |
Experience Builder Enhancements to Event Filtering and Throttling |
|---|
Some new enhancements are available in the Experience Builder that will optimize your workflows and unlock more use cases. These updates include:
|
![]() ![]() |
Read More: |
[BETA] Export File Visibility |
|---|
Within the Data > Connectivity tab, you can now visualize the specific data types exported via files from the ZMP. You can also access a tabular summary of all exports under Data > Files. This enhancement provides greater visibility and data transparency. |
![]() |
Level Up Your Copywriting with Generative AI |
|---|
Suffering from writer’s block? Looking to explore a new copywriting direction? Zeta’s AI Paragraph Assistant is here for you! With just a few clicks in the Visual Editor, you can now leverage generative AI to create new email content from scratch, test different creative tones and approaches, and translate text seamlessly. It’s time to make your email content sparkle. ✨ |
[BETA] Import File Visibility |
|---|
Within the Data > Connectivity tab, you can now visualize the specific data types imported via files into the ZMP. You can also access a tabular summary of all offline and in-platform file uploads under Data > Files. This enhancement provides greater visibility into your file imports for better data transparency. |
![]() |
[BETA] Map Website Tags Against Your Data Sources |
|---|
You can now visually locate website tags under Data > Connectivity alongside all your other data sources and destinations, providing greater transparency. |
![]() |
Recurring Audience Selection Triggers in Experience Builder |
|---|
The enhanced Use an Audience trigger node in Experience Builder now enables scheduling on a recurring cadence. You can now passively trigger users into an experience daily, weekly, or monthly, with the option to only trigger incremental users since the last run. |
![]() |
Organize Your Experiences with New Filters and Columns |
|---|
New columns and filters have been added to the Experience Builder listings page to help you find workflows more easily. This feature allows you to filter by status, date, tags, or creator and locate your most relevant, active experiences quickly without relying only on search. |
![]() |
Email, Media, and SMS Forecast Widgets |
|---|
New email, media, and SMS forecast widgets are now available in the dashboard. Building upon the existing forecasting solutions, these new widgets help optimize budget allocation, plan resources, perfect campaigns, and analyze ROI. With these dashboard additions, you will gain real-time access to vital insights, enabling more data-driven decisions. |
![]() |
Create Segments using Experience Events in Audience Explorer |
|---|
Experience Events — entered, exited, and skipped — are now available as filters in Audience Explorer. This allows you to create segments based on experience activity across one or more workflows. These segments can then be tracked*, allowing you to use them in Experience Builder as Segment Entry/Exit or Split by Audience nodes. *Existing tracking limitations, such as time filters and multiple events apply. |
![]() |
Read More: |
See All Models Used in an Account |
|---|
A models list is now available providing a detailed overview of all AI models utilized in the platform, offering key insights into their underlying architecture and usage patterns. Located under “Data” in the main navigation, this comprehensive repository provides greater transparency into our AI-powered solutions. |
![]() |
Enhanced Customization for In-Page Campaigns |
|---|
New options have been added to the in-page campaign audience selection rules, giving you the power to finely customize content delivery to audience preferences. This update includes the addition of nested sub-rules, enabling more nuanced targeting. Additionally, the introduction of a "custom" recommendation strategy provides the flexibility to hand-pick eligible resources or select pre-defined resource groups, ensuring your content is precisely tailored to your specific audience. |
Resource Groups |
|---|
You can now save a set of resources with common characteristics as a Resource Group. Whether you’re working with resources in the UI, via API, or through recommendation merge tags, this feature allows you to group resources together and filter by group. Use Resource Groups to streamline your operations, save time and reduce error, and improve productivity. |
Advanced Location-Based Segmentation |
|---|
We have enhanced audience segmentation capabilities by allowing you to exclude specific locations based on city, state, zip code, or latitude/longitude. This functionality is available for both customer and prospect location filters via text and map interfaces. Our platform accommodates combinations of inclusive and exclusive location filters, providing ultimate flexibility. You can input multiple locations, drag and drop a CSV, and get real-time estimated counts. Elevate your targeting with this powerful segmentation feature. |
![]() |
Stay on Top of Industry Developments with the News Feed Widget |
|---|
This new widget in the ZMP Dashboard keeps you up-to-date with the latest news and trends in your industry. Easily access topical articles and information that will help you make more informed marketing decisions. Customize news sources and topics that are most relevant to your business. |
![]() |
Revenue Recommendation Card in Calendar View |
|---|
Revenue Forecasting & Recommendations is now available in Forecaster (in calendar view). Analyze vast amounts of data through advanced machine learning algorithms to forecast revenue, average order total, and total number of orders on a calendar view. This allows you to visualize your campaign-related revenue and make informed decisions based on real-time data. With Revenue Lift Recommendations, predict the potential impact of recommended actions to identify new revenue opportunities and potential campaign optimizations. |
Zeta Scores are now in Forecaster! |
|---|
Zeta Customer Propensity Scores have been added to Forecaster (in calendar view). Bringing numerous advantages including data-driven insights and empowering decision-making at different stages of a campaign lifecycle. The addition of Zeta Scores also provides a robust, data-driven foundation for your marketing efforts and strategies. You'll be able to make more informed decisions, predict and better assess campaign outcomes, and efficiently allocate resources to maximize ROI. The new scores include:
|
[BETA] Data Flows – Tabular View |
|---|
This new tabular view displays all your inbound and outbound data flows to and from the Zeta Marketing Platform. This view complements the existing visual diagram, making it easier for you to understand the sources, vendors, channels, and locations associated with your data workflows, at a glance. Note: This feature is currently available in beta. If you would like it enabled on your account, please reach out to your Account or Client Services team. |
![]() |
Boost Productivity with Report Builder Templates |
|---|
Say goodbye to tedious report creation and hello to faster, more efficient data analysis! With 24 new Zeta Report Builder templates (organized by industry and report type) and the ability to create your own, your team can quickly and easily access the data they need to make informed decisions and optimize campaigns. Use this powerful new feature to save time and improve results. |
Uncover New Insights with Test & Control Group Reporting |
|---|
When you create test and control groups within your campaigns, you can now begin tracking the performance of each group in Report Builder. This allows you to see how different segments of your audience respond to your marketing efforts, giving you valuable insight into what works and what doesn’t. It also saves you time by unifying all data analysis in one consistent and user-friendly interface. Try this new feature today to measure the impact of your marketing campaigns more thoroughly. |
Stay on Top of Industry Developments with the News Feed Widget |
|---|
We are excited to announce the addition of a news feed widget to the ZMP Dashboard. This widget allows you to stay up-to-date with the latest news and trends in your industry. Easily access topical articles and information that can help you make more informed marketing decisions. You can also customize the news sources and topics displayed to be most relevant for your business. |
![]() |
Enhanced Campaigns at a Glance Widget |
|---|
This latest update will elevate your campaign analysis experience. The Campaigns at a Glance widget has been redesigned to provide you with more flexibility and convenience. With the redesign, we have combined three existing widgets into one, allowing you to track and analyze campaigns that are most important to you. Plus, with the ability to add as many widgets to your dashboard as desired, you can create a customized view of campaign performance, helping you optimize and drive better results. |
![]() |
Report Previews in Custom Widgets |
|---|
Within the ZMP Dashboard, we are adding visual content previews for custom widgets with embedded reports from our Business Intelligence or Opportunity Explorer tools. We’re thrilled to launch these powerful enhancements to elevate your dashboard experience. Happy exploring and visualizing! |
![]() |
Experience Builder Enhancements |
|---|
Three new enhancements have been added to Experience Builder to optimize your workflows:
|
![]() ![]() |
Read More: |
Split by Property Node Operator Enhancements |
|---|
We have enhanced the Split by Property node in Experience Builder so you can target users by new data types and an expanded list of operators across existing data types. Most notably, we’ve introduced date data types, which allow you to segment based on properties that use timestamps, such as birthdate, purchase date, or creation date. Additional data types include negative operators (e.g., does not equal), partial match operators (e.g., starts with), and value exists/does not exist. |
![]() |
Dynamic Recipients for Email and SMS in Experience Builder |
|---|
You can now override the To: field in both triggered email and SMS campaigns created in Experience Builder. Use Zeta Markup Language to pull in alternate contact information derived from events to target users related, but not equal, to the person who completed the event. Previously only available in our legacy triggered campaigns editor, this feature allows you to target secondary contacts for events, such as friend referrals and hotel confirmations. |
![]() |
People Search Qualifiers |
|---|
We now allow users to limit their search results on the People page to a specific field/identifier for cases where a single value may return many results due to the similarity of certain identifiers. Users can now search for first name, last name, full name, BSIN, contact values, email, user_id, or unique client ids, and results will be returned more quickly. |
![]() |
Revolutionize Your Reporting: Introducing Report Narratives |
|---|
Creating reports can be a time-consuming task, especially when communicating complex data to stakeholders who may not have the same level of technical expertise. With the new Report Narrative feature in Report Builder, you can see a clear narrative for each of your reports, making it easier for your audience to understand the insights you’re presenting. Simply select your report parameters, and the corresponding narrative will automatically generate. Try Report Narratives out for yourself and see how this tool can revolutionize the way you present data and communicate findings to your stakeholders. |
![]() |
A/B/n Testing for Custom Channels |
|---|
We have expanded our A/B/n testing feature in broadcast campaigns to include any channel. This allows you to split the audience and send different content variants for both native channels (email, SMS/MMS, push) and any custom channel created via Channel Manager. |
![]() |
Streamline Your A/B Test Analysis with Report Builder |
|---|
We’re excited to announce the addition of new A/B Test dimensions in Report Builder. Now, you can access all your A/B testing data in one convenient location, making it easier to understand and analyze campaign performance. Try it now and see the difference for yourself. |
New Option to Skip De-Duping Rows in Campaigns |
|---|
For situations where you need to send more than one message to a specific individual, the ZMP provides enhanced flexibility to do so. Both file-based and query-based campaigns now allow duplicate rows at the user_id level (vs. requiring multiple files) to qualify a customer to receive more than one message, thereby saving time and reducing opportunity for error. |
![]() |
Channel Manager - Optional Form Fields |
|---|
Channel Manager now allows you to designate specific form fields as optional, providing more flexibility when setting up new channels and destinations. |
![]() ![]() |
Access Website Tags (Formerly Zync Pixels) from Your ZMP account |
|---|
Within your ZMP account, you can now view, copy, and download your Website Tags (previously referred to as Zync Pixels). This new feature allows you to view the status of each tag (active versus passive) and obtain immediate feedback on crucial metrics such as number of tag fires and unique users observed. |
![]() |
Custom Contact-Level Properties |
|---|
You can now set properties for contacts using the new “contact_properties” object inside of the existing “contacts” object in your customer files. This feature makes it easier to associate data to an individual contact when that level of granularity is required. Note: Your account must have Contact-Level Activation enabled to use this feature. Please reach out to your Zeta Account Team if you need support. |
Collaborate More Effectively by Sharing Dashboards and Widgets with Your Teammates |
|---|
With the new share feature in the ZMP Dashboard, you can now easily share dashboards or specific widgets, depending on your needs. As always, the Dashboard provides real-time updates, so recipients will always see the latest data when shared. Whether you’re working with colleagues in different departments or sharing data within your team, the share feature helps you communicate more efficiently without compromising data security or privacy. Try it out today and see the benefits for yourself! |
![]() |
Streamline Content Engagement Analysis and Share Insights More Effectively with Downloadable Link Maps |
|---|
Link Maps are visual aids that offer valuable insights into what content is driving clicks. With our new download options, sharing Link Maps is easier than ever. Simply download your Link Map as a PNG, PDF, XLSX, or CSV file and embed your findings into presentations and retrospectives. |
Set Audience Selection as an Experience Trigger |
|---|
The new Use an Audience trigger in Experience Builder allows you to push an entire set of people into an experience at once, combining the power of journey orchestration with the control of audience selection and Broadcast Campaign functionality. After the audience is triggered, each person will move through the experience asynchronously so you can continue to provide personalized campaigns based on specific events they complete. |
![]() |
DID YOU KNOW... ZMP Can Now Generate Subject Lines? |
|---|
Exciting news! The ZMP now has the ability to generate subject lines for your marketing campaigns. Using cutting-edge technology from OpenAI, our tool takes into account your campaign history and tone selection, as well as our advanced subject line scoring model, to suggest subject lines that are sure to inspire you. And if you're in a hurry, you can even use our pre-made subject lines straight out of the box. Give it a try and see how easy it is to create engaging subject lines that will grab your customers' attention! |
Boost Your Marketing Productivity with Portable Experiences |
|---|
We are thrilled to announce a cutting-edge addition to the ZMP that will revolutionize how marketers manage their user experience journeys across multiple accounts. With Portable Experiences, marketers can now effortlessly replicate an entire user experience journey, including all associated actions and related objects, from one account to another. Moreover, this feature allows marketers to keep the experience linked to the source when shared from a live experience, meaning any changes made to the copied experience can be seamlessly applied back to the original. The benefits of Portable Experiences are game-changing for marketers who manage multiple accounts and want to ensure consistency and efficiency in their user experience journeys. It reduces the risk of manual errors or inconsistencies, simplifies the onboarding process, and ensures seamless experience management. Please contact our customer support team for more information or to schedule a demo. |
![]() |
View All Your ZMP Data Sources and Destinations from a Single Location |
|---|
We have added a new unified view of all your incoming and outgoing data flows to/from the Zeta Marketing Platform. With this visual diagram, you can see the types of sources and vendors you are ingesting data from as well as the channels and locations where your data is ultimately activated. This connectivity canvas provides greater transparency and control over your data flows. |
New Churn and LTV Dashboard Widgets |
|---|
As marketing organizations mature, they seek more AI/ML-based insights to evolve their data strategy. To that end, Zeta has released new out-of-the-box churn and lifetime value (LTV) models to help you prevent churn and identify your most valuable customers. Available as widgets on the ZMP dashboard, these models refine audience segmentation and targeting. |
![]() ![]() |
Manage Approvals for Your Experiences Directly in the ZMP |
|---|
Experience Builder allows you to build elegant and complex customer journeys, but they may require approval before deployment. With our Experience Approval Management workflow enhancement, you can now review experiences, change status, and leave comments directly in the ZMP without needing to manage the review/approval process elsewhere. Contact Support to have this feature and Campaign Approval Management enabled for your account. |
![]() |
Message Frequency by Sender Domain |
|---|
We have expanded our options for setting message frequency to include sender domain. This allows users to set a limit of messages within X number of days for every user from each domain, providing marketers with finer control over email reputation and subscriber fatigue. |
![]() |
Reference Resources from Audience Explorer |
|---|
We have expanded our audience creation and segmentation options to allow referencing Resources (e.g., products, stores, articles, etc.) when building audiences. This feature adds tremendous efficiency and scalability in targeting when recategorization or other updates happen to Resources. |
Audience Selection Enhancements in Proofing and Review |
|---|
We’ve made several enhancements to our proofing and review processes including:
|
Audience Exclusion Based on Campaign Events |
|---|
You can now easily exclude people from your campaign audience based on their interactions with another campaign or set of campaigns. For instance, you can limit the audience of a follow-up email to those who did not open or click a link in a previous campaign. With this enhancement, simply select your audience inclusion/exclusion criteria under the Content & Audience tab, eliminating the need to create one-time segments and simplifying the overall campaign creation experience. |
![]() |
New Propensity Audiences and Changes to Demographic Audiences |
|---|
Changes have been made to improve the clarity and findability of demographic and propensity segments in Audience Explorer. Former demographic segments focused on propensities have been moved to a new Propensities section, where each audience includes sub-segments for people who are most likely, moderately likely, and slightly likely to exhibit a behavior, ultimately giving marketers more control over the accuracy and reach of propensity targeting. In addition, Zeta’s demographic audiences now include inputted demographic data to boost accuracy and reach. |
![]() |
Make “Cents” of Your Marketing Forecast |
|---|
We are excited to announce that we’ve added a revenue forecast for each campaign tied to the Zeta Marketing Platform’s calendar view, so you can easily see the financial impact of your marketing efforts. Use this new insight to set more realistic goals, track campaign performance, optimize your strategy for revenue generation, and determine the ROI of your marketing initiatives. |
![]() |
New Options and Analytics Designed to Improve Your Experience Builder User Experience |
|---|
We’re excited to share new updates to Experience Builder that give ZMP users more control over experience entry/exit criteria and campaign performance measurement. Experience Options gives you an unprecedented level of targeting control for your workflows. Set entrance criteria based on previous entrances (lifetime, simultaneous, and recent) and/or segmentation criteria (e.g., segment membership and people properties). And set global exit criteria that automatically eject people who complete an event that no longer qualifies them for your experience at any point in their journey. |
Building on Experience Options, we’re evolving Analysis Mode to provide new ways of viewing experience metrics. Track both early exits and node-level exits for more granular data, aggregate top-level metrics across activation periods, get channel-specific metrics at the campaign level, and switch to People View to measure the efficacy of workflows by person. |
![]() |
Display Names for Profile Properties |
|---|
We’ve added a new Display Name field within People Properties, which governs the property names shown within a customer profile. This optional enhancement gives marketers the ability to use friendly names for specific properties, making their data more transparent and intuitive. |
Schedule Your Experience Activations Ahead of Time |
|---|
Finished building an experience but still a few days away from launch? You can now schedule activation for a future date. While experience activations still default to “Now,” you can adjust the scheduling by selecting “Later” and choosing a specific date/time. |
![]() |
Campaign Throttling by Time |
|---|
You can now set the duration of campaigns by enabling the Set throttling by time toggle and inputting the number of hours under the Launch & Options tab. With this enhancement, you no longer have to calculate the maximum send rate manually. |
![]() |
Get Immediate Visual Feedback on Data Transformations During Onboarding |
|---|
When onboarding your data through Data Flows, the ZMP’s low-code, industrial-grade rapid ingestion framework, you can now visualize the output of data transformations directly in the platform using sample data. This enhancement eliminates the need to create an external testing sandbox, thereby accelerating your development process and time to market. |
![]() |
Copy Data Flows Between ZMP Accounts |
|---|
After ensuring that your data flows transform and process data correctly in your staging or development ZMP account, you can now automatically copy the data flow (i.e., duplicate the connections and transformation nodes in the flow) to your production ZMP account. By eliminating the need to copy data flows manually, this enhancement saves you time and reduces the risk of error. |
![]() |
Set Maximum Send Volumes at the Campaign Version Level |
|---|
You can now limit the number of recipients at a contact level for each campaign version by enabling the Set maximum send volume toggle under the Content & Audience tab. The campaign version will then be sent to eligible recipients and, once the maximum volume has been reached, deployment will cease and the remainder of the audience will not receive the campaign. This new feature allows you set audience volumes that align to budget or campaign requirements and eliminates the need to check counts manually, saving time in your workflows. |
Audience Exclusion Based on Campaign Events |
|---|
You can now easily exclude people from your campaign audience based on their interactions with another campaign or set of campaigns. For instance, you can limit the audience of a follow-up email to those who did not open or click a link in a previous campaign. With this enhancement, simply select your audience inclusion/exclusion criteria under the Content & Audience tab, eliminating the need to create one-time segments and simplifying the overall campaign creation experience. |
Sent Email Campaign Preview |
|---|
You can now view sent email campaigns and see how they render to recipients. When hovering on the thumbnail of a deployed email campaign, a button now appears to open a preview screen where you can review and validate the content. |
![]() |
A/B/n Testing Enhancements |
|---|
We have expanded the Zeta Marketing Platform’s A/B/n testing tool for broadcast campaigns with the following capabilities:
|
![]() |
Track Conversions and Revenue for Your Website’s In-Page Activity |
|---|
Zeta has released conversion and revenue tracking for all website in-page campaigns so you and your team can more efficiently track performance across your assets and optimize where needed. If this is something you’re interested in, make sure that your website in-page placements include click pixel data from recommendations and have a lookback window of at least 30 days. |
SMS/MMS Sender Number Selection |
|---|
ZMP accounts can now have multiple sender numbers. You can select which number to send each SMS/MMS campaign from, allowing you to have separate message conversations with your customers. Please contact hubsupport@zetaglobal.com to set this up on your account. |
![]() |
Configure Identity Rules for Your Customer Profiles with Identity Manager |
|---|
Identity Manager is an intuitive, marketer-friendly tool for configuring identity rules that consolidate disparate records from multiple sources into a single, accurate customer profile. It enables you to set and modify merging rules and exceptions, review rule changes and view key metrics at a glance—ultimately providing more transparency and control over identity resolution and customer record creation. Identity Manager is available for Zeta CDP clients. Please reach out to your account team if you have questions or would like more information on how to have Identity Manager enabled on your account. |
Organize Third-Party Customer IDs with Ease using the Live ID Graph |
|---|
The ZMP now supports additional identifiers. Connect secondary keys to corresponding Zeta profiles as unique identifiers to easily manage and merge records into a single view within Zeta CDP+. If you have any questions or would like this enabled on your account, contact your Zeta Account Manager. |
New Transparent Alert System for Segments and Audience's Ineligible for Export |
|---|
To provide greater transparency, we’ve introduced an alert system for segments and audiences that may not be eligible for ZMP export based on Zeta's data governance guidelines and our partners' audience targeting policies. When creating an audience in Audience Explorer, you’ll now see upfront whether a particular segment is ineligible for export to certain destinations, along with a list of those destinations. This warning system will also apply to experiences that use the ‘Split by Zeta Segment’ and select a restricted segment. If you had planned to use an ineligible segment or destination for export, you can then decide whether to change your targeting parameters or use an eligible destination, such as Zeta’s DSP. |
Search and Filter in the Dashboard’s Activity Feed |
|---|
We’re excited to announce that we’ve added a search and filter feature to the Activity Feed widget on the Dashboard. Gone are the days of scrolling through activities to find what you need. You can now quickly and easily search for specific activities or filter them by campaign, segment, file import, and more. |
![]() |
Microsoft Azure Blob Storage is Now Available as an Export Destination |
|---|
We have expanded our destinations for audience and report exports to include Microsoft Azure Blob Storage. |
![]() |
Forecast and Plan Your Campaigns like Never Before with Forecasting Calendar |
|---|
The more we know about an audience and how past behavior defines it, the more precisely we can forecast the outcome of an individual or series of campaigns. New in the ZMP, Forecasting Calendar enables you to visualize multichannel campaigns across weeks, months, and even years based on forecasted metrics you define. Best of all, the Forecasting Calendar spans owned and paid channels for a true omnichannel calendar and forecast.
If you would like this enabled on your account or have questions, please reach out to your account team. |
Contact Activation & Filtering |
|---|
Activation just got easier and more precise for people with multiple contacts such as email addresses. With the new Contact activation and filtering functionality, you can filter and activate at a contact level. For example, If a person has both a work email address and a personal email address, you now have the option to select the preferred email for activation. This enables more targeted engagement to connect with the right contact, every time. |
Contact Lists |
|---|
An extension of the recent contact activation and filtering functionality, Contact Lists allows audience upload, creation, or generation from existing audiences of contact-based lists. These Contact List audiences can then be activated or exported. |
[Feature Sunsetting] Text Block in the Visual Editor |
|---|
Announced last year, the title and paragraph content blocks will replace the text block in the Visual Editor (shown below). The text block will be removed at the end of January 2023. Existing text blocks in email templates will continue to work after this change. If you have any questions about this update, please contact your Zeta account team. |
![]() |
-20260402-142015.png?inst-v=88b4e822-af1b-4c6f-a84c-a0e2212e862f)
-20260402-142037.gif?inst-v=88b4e822-af1b-4c6f-a84c-a0e2212e862f)
-20260402-142029.png?inst-v=88b4e822-af1b-4c6f-a84c-a0e2212e862f)

.png?inst-v=88b4e822-af1b-4c6f-a84c-a0e2212e862f)
.png?inst-v=88b4e822-af1b-4c6f-a84c-a0e2212e862f)



-20251203-121017.gif?inst-v=88b4e822-af1b-4c6f-a84c-a0e2212e862f)
-20251203-121017.png?inst-v=88b4e822-af1b-4c6f-a84c-a0e2212e862f)
.gif?inst-v=88b4e822-af1b-4c6f-a84c-a0e2212e862f)
.gif?inst-v=88b4e822-af1b-4c6f-a84c-a0e2212e862f)
.png?inst-v=88b4e822-af1b-4c6f-a84c-a0e2212e862f)
.png?inst-v=88b4e822-af1b-4c6f-a84c-a0e2212e862f)

-20251104-161152.png?inst-v=88b4e822-af1b-4c6f-a84c-a0e2212e862f)












.png?inst-v=88b4e822-af1b-4c6f-a84c-a0e2212e862f)




-20250529-094503.gif?inst-v=88b4e822-af1b-4c6f-a84c-a0e2212e862f)

.png?inst-v=88b4e822-af1b-4c6f-a84c-a0e2212e862f)
.gif?inst-v=88b4e822-af1b-4c6f-a84c-a0e2212e862f)





.gif?inst-v=88b4e822-af1b-4c6f-a84c-a0e2212e862f)

.png?inst-v=88b4e822-af1b-4c6f-a84c-a0e2212e862f)
.png?inst-v=88b4e822-af1b-4c6f-a84c-a0e2212e862f)









.gif?inst-v=88b4e822-af1b-4c6f-a84c-a0e2212e862f)


.jpg?inst-v=88b4e822-af1b-4c6f-a84c-a0e2212e862f)
.png?inst-v=88b4e822-af1b-4c6f-a84c-a0e2212e862f)
.png?inst-v=88b4e822-af1b-4c6f-a84c-a0e2212e862f)
.png?inst-v=88b4e822-af1b-4c6f-a84c-a0e2212e862f)
.png?inst-v=88b4e822-af1b-4c6f-a84c-a0e2212e862f)
.gif?inst-v=88b4e822-af1b-4c6f-a84c-a0e2212e862f)
%20(1).png?inst-v=88b4e822-af1b-4c6f-a84c-a0e2212e862f)
.png?inst-v=88b4e822-af1b-4c6f-a84c-a0e2212e862f)
.png?inst-v=88b4e822-af1b-4c6f-a84c-a0e2212e862f)







.gif?inst-v=88b4e822-af1b-4c6f-a84c-a0e2212e862f)
.gif?inst-v=88b4e822-af1b-4c6f-a84c-a0e2212e862f)


.gif?inst-v=88b4e822-af1b-4c6f-a84c-a0e2212e862f)
.gif?inst-v=88b4e822-af1b-4c6f-a84c-a0e2212e862f)





.png?inst-v=88b4e822-af1b-4c6f-a84c-a0e2212e862f)





































