Charts & Visualizations

You can bring your reports to life with powerful, customizable charts and visualizations. Once you’ve added your data type, selected relevant metrics, and defined your dimensions, explore a range of intuitive chart configuration options to tailor your report. Whether you're highlighting trends, comparing categories, or showcasing performance, these visual tools make your insights clearer and more impactful.
Click the Create New Chart button in the top-right corner of your report.
-20250829-135805.gif?inst-v=88b4e822-af1b-4c6f-a84c-a0e2212e862f)
From the panel that slides open, choose from the following chart types:
Table
For a Table chart,
Add a chart name to label your visualization.
Enter dimensions and metrics to define your data inputs.
Toggle display totals on or off for quick summaries.
Apply local filters to refine dimensions and metrics.
Add filter groups for more advanced filtering options.
-20250829-140617.gif?inst-v=88b4e822-af1b-4c6f-a84c-a0e2212e862f)
The Styles tab for Table Chart allows you to:
Customize the size of your chart views.
Line
For a Line chart,
Add a chart name to label your visualization.
Enter X-axis, Y-axis 1, and Y-axis 2 metrics to define chart values.
Add additional tooltip info for richer context on hover.
Apply local filters to refine dimensions and metrics.
Add filter groups for advanced filtering options.
-20250829-140922.gif?inst-v=88b4e822-af1b-4c6f-a84c-a0e2212e862f)
The Style tab for Line charts allows you to:
Customize your color palette to match your preferred theme.
Edit caption names to make your chart labels more meaningful.
Refine style options to adjust the overall look and feel.
Adjust chart size to fit your viewing needs.
Column
For a Column chart,
Add a chart name to label your visualization.
Enter Y-axis, X-axis, Y-axis2, and metrics to define chart values.
Color by metrics or dimensions to highlight categories.
Add additional tooltip info for richer context on hover.
Apply local filters to refine dimensions and metrics.
Add filter groups for advanced filtering options.
Sort by dimensions or metrics in ascending or descending order.
-20250901-053459.gif?inst-v=88b4e822-af1b-4c6f-a84c-a0e2212e862f)
The Style tab for Column charts allows you to:
Customize the color palette to match your theme.
Edit caption names for clearer labels.
Refine style settings to adjust the overall look.
Choose orientation options to change the chart layout.
Adjust chart size to fit your viewing needs.
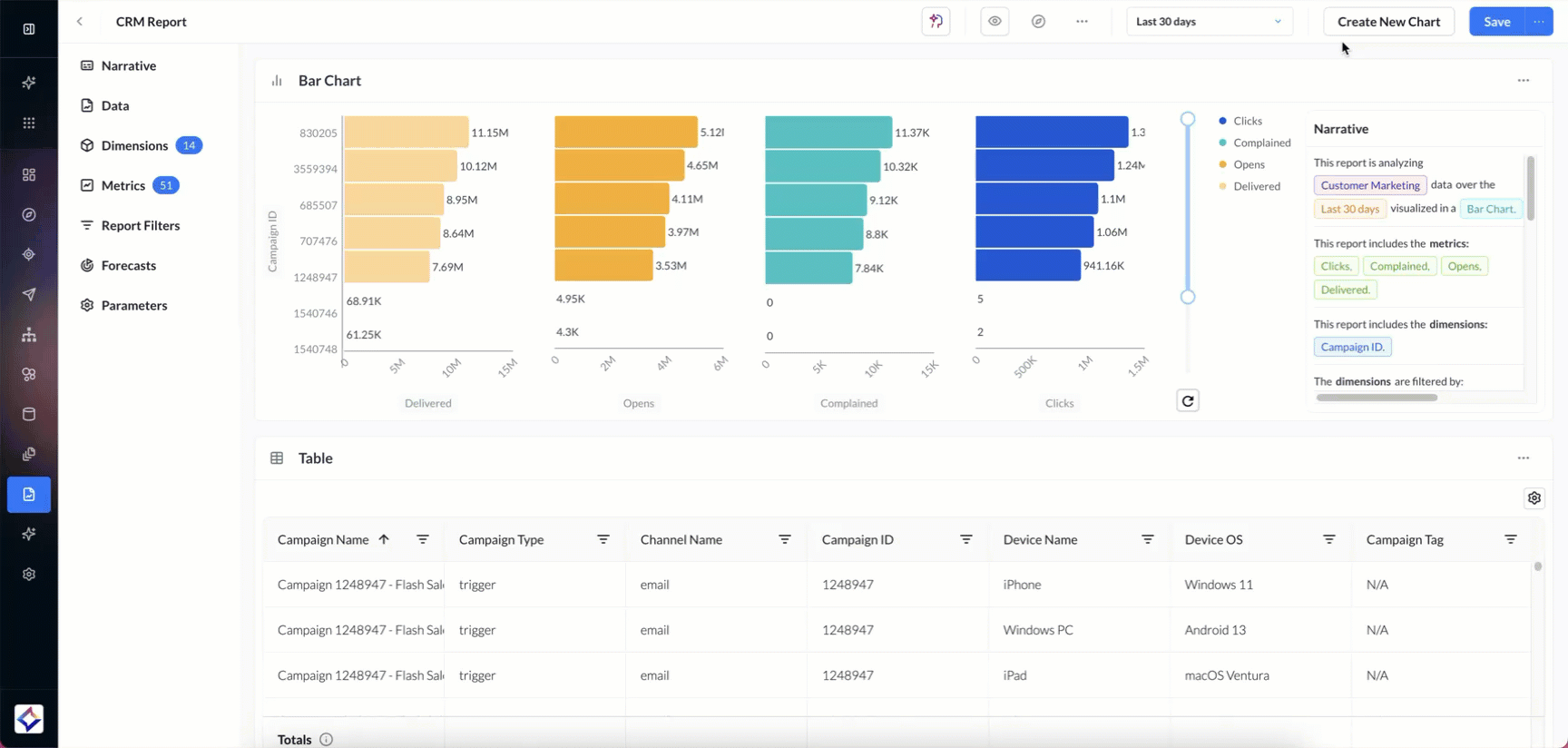
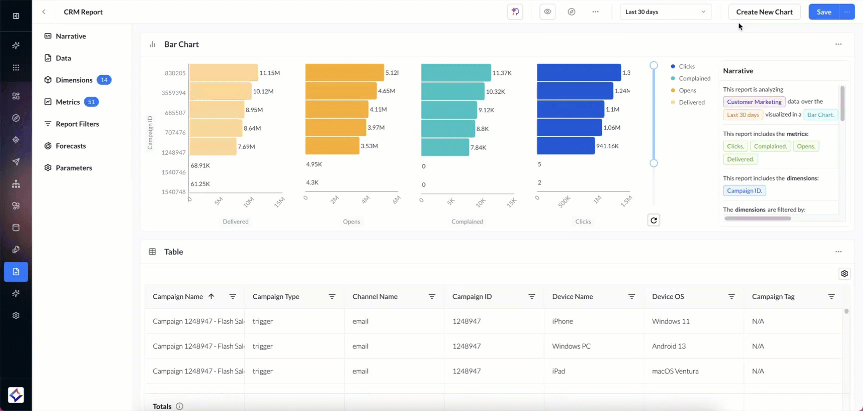
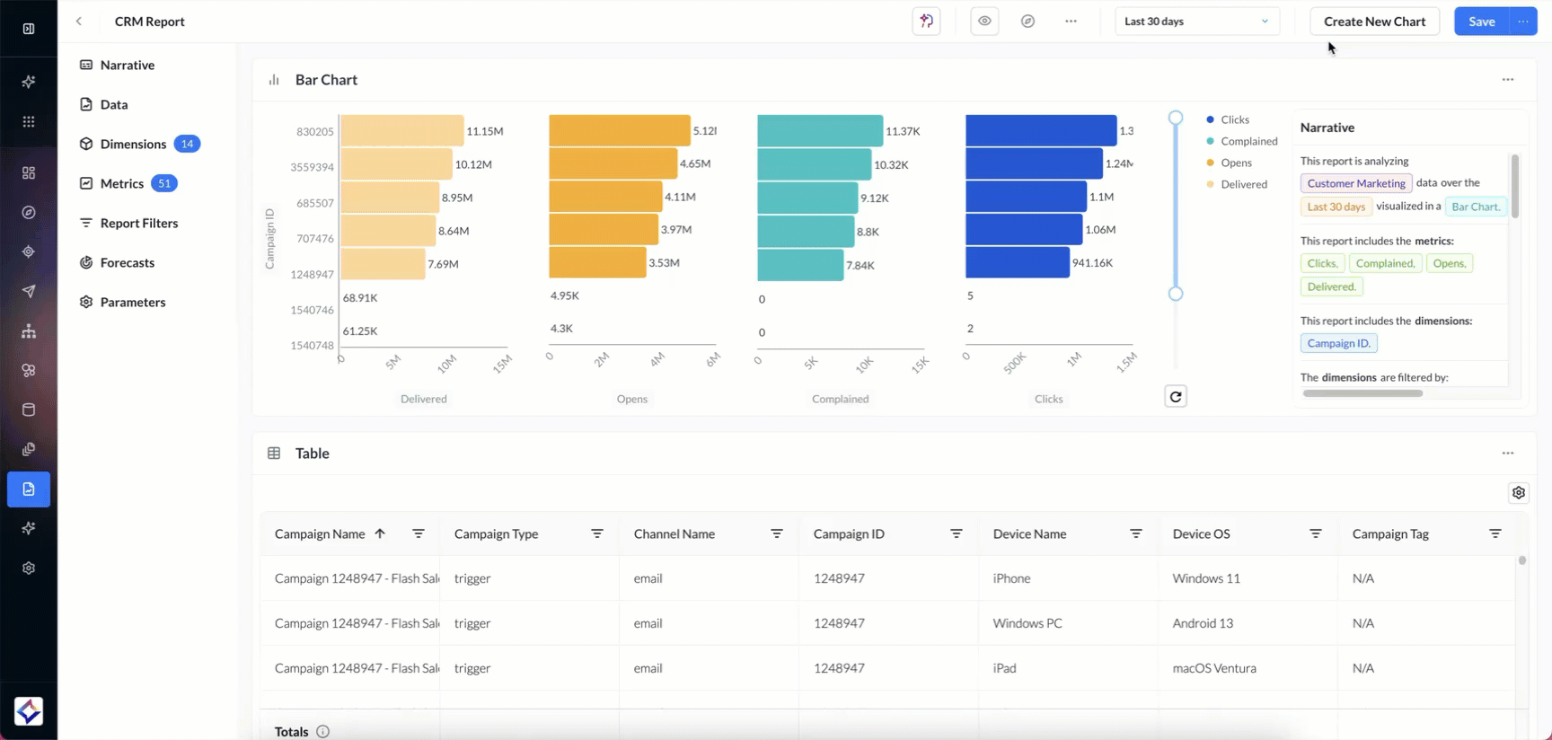
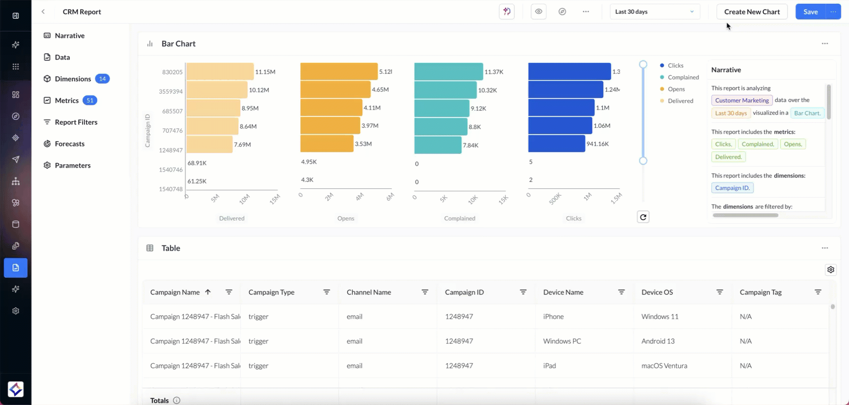
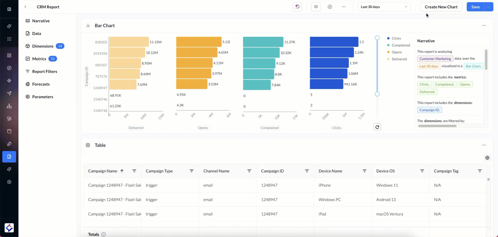
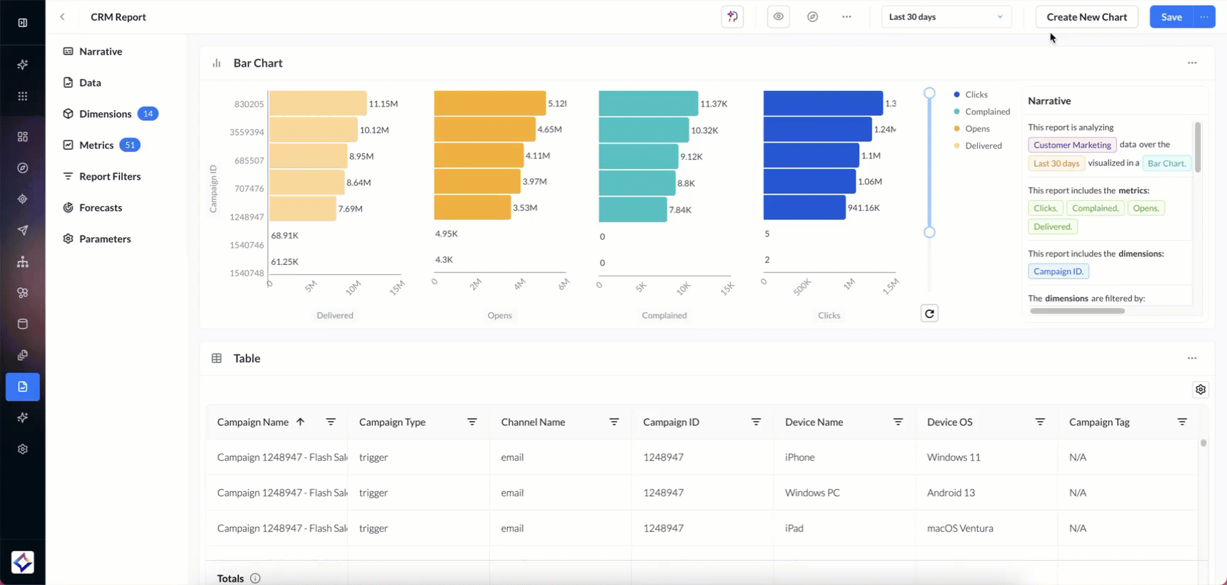
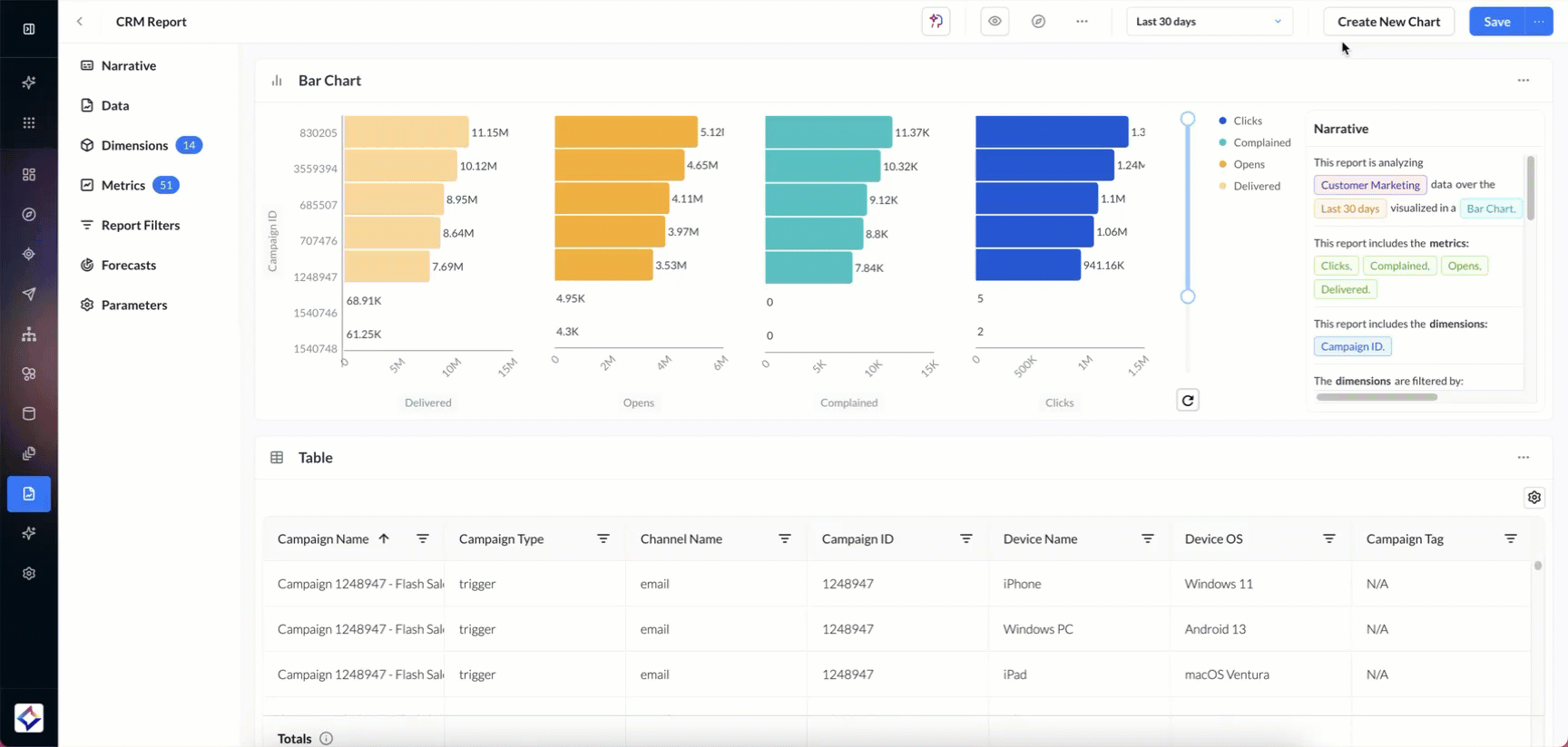
Bar
For a Bar chart,
Add a chart name to label your visualization.
Enter X-axis, Y-axis, and metrics to define chart values.
Color by metrics or dimensions to highlight categories.
Add additional tooltip info for richer context on hover.
Apply local filters to refine dimensions and metrics.
Add filter groups for advanced filtering options.
Sort by dimensions or metrics in ascending or descending order.
-20250901-061859.gif?inst-v=88b4e822-af1b-4c6f-a84c-a0e2212e862f)
The Style tab for Bar charts allows you to:
Customize the color palette to match your theme.
Edit caption names for clearer labels.
Refine style settings to adjust the overall look.
Choose orientation options to change the chart layout.
Adjust chart size to fit your viewing needs.
Bar charts support Stacked, Percentage Stacked, and Side by Side views.
-20250926-065531.gif?inst-v=88b4e822-af1b-4c6f-a84c-a0e2212e862f)
Stacked combines values into a single total bar, while Percentage Stacked displays relative contribution as percentages.
The Side by Side option allows comparing multiple metrics, even with different data types, next to each other.
Pie
For a Pie Chart,
Add a chart name to label your visualization.
Select metrics and dimensions to define chart slices.
Color by metrics or dimensions to highlight categories.
Add additional tooltip info for richer context on hover.
Apply local filters to refine dimensions and metrics.
Add filter groups for advanced filtering options.
Sort by dimensions or metrics in ascending or descending order.
-20250901-062317.gif?inst-v=88b4e822-af1b-4c6f-a84c-a0e2212e862f)
The Style tab for Pie charts allows you to:
Customize the color palette to match your theme.
Refine style settings to adjust the overall look.
Choose orientation options to change the chart layout.
Adjust chart size to fit your viewing needs.
Donut
For a Donut Chart,
Add a chart name to label your visualization.
Select metrics and dimensions to define chart slices.
Color by metrics or dimensions to highlight categories.
Add additional tooltip info for richer context on hover.
Apply local filters to refine dimensions and metrics.
Add filter groups for advanced filtering options.
Sort by dimensions or metrics in ascending or descending order.
-20250901-063101.gif?inst-v=88b4e822-af1b-4c6f-a84c-a0e2212e862f)
The Style tab for Donut charts allows you to:
Customize the color palette to match your theme.
Refine style settings to adjust the overall look.
Choose orientation options to change the chart layout.
Adjust chart size to fit your viewing needs.
Radar
For a Radar Chart,
Add a chart name to label your visualization.
Select metrics and dimensions to define chart values.
Color by metrics or dimensions to highlight categories.
Add additional tooltip info for richer context on hover.
Apply local filters to refine dimensions and metrics.
Add filter groups for advanced filtering options.
Sort by dimensions or metrics in ascending or descending order.
-20250901-063338.gif?inst-v=88b4e822-af1b-4c6f-a84c-a0e2212e862f)
The Style tab for Radar charts allows you to:
Customize the color palette to match your theme.
Refine style settings to adjust the overall look.
Choose orientation options to change the chart layout.
Adjust chart size to fit your viewing needs.
Combo
For a Combo Chart,
Add a chart name to label your visualization.
Select a bar metric to define bar values.
Enter an X-axis metric for chart alignment.
Select a line metric to define line values.
Color by metrics or dimensions to highlight categories.
Add additional tooltip info for richer context on hover.
Apply local filters to refine dimensions and metrics.
Add filter groups for advanced filtering options.
-20250901-063658.gif?inst-v=88b4e822-af1b-4c6f-a84c-a0e2212e862f)
The Style tab for Combo charts allows you to:
Customize the color palette to match your theme.
Edit caption names for clearer labels.
Refine style settings to adjust the overall look.
Choose orientation options to change the chart layout.
Adjust chart size to fit your viewing needs.
Area
For an Area Chart,
Add a chart name to label your visualization.
Enter Y-axis 1, Y-axis 2, X-axis, and metrics to define chart values.
Add additional tooltip info for richer context on hover.
Apply local filters to refine dimensions and metrics.
Add filter groups for advanced filtering options.
-20250901-063759.gif?inst-v=88b4e822-af1b-4c6f-a84c-a0e2212e862f)
The Style tab for Area charts allows you to:
Customize the color palette to match your theme.
Edit caption names for clearer labels.
Refine style settings to adjust the overall look.
Adjust chart size to fit your viewing needs.
![]() |
Multiseries
For a Multiseries Chart,
Add a chart name to label your visualization.
Enter Y-axis 1, Y-axis 2, X-axis, and metrics to define chart values.
Add additional tooltip info for richer context on hover.
Apply local filters to refine dimensions and metrics.
Add filter groups for advanced filtering options.
Sort by dimensions or metrics in ascending or descending order.
-20250901-063910.gif?inst-v=88b4e822-af1b-4c6f-a84c-a0e2212e862f)
The Style tab for Multiseries charts allows you to:
Customize the color palette to match your theme.
Edit caption names for clearer labels.
Refine style settings to adjust the overall look.
Choose orientation options to change the chart layout.
Adjust chart size to fit your viewing needs.
Multiseries chart also offers Stacked and Percentage Stacked views:
-20250926-065416.gif?inst-v=88b4e822-af1b-4c6f-a84c-a0e2212e862f)
Stacked shows total values broken down by series, while Percentage Stacked normalizes values to percentages for easy proportional comparison.
Big Text
For a Big Text Chart,
Add a chart name to label your visualization.
Select metrics to define the displayed value.
Position metric labels at the top or bottom.
Apply local filters to refine dimensions and metrics.
Add filter groups for advanced filtering options.
-20250901-091728.gif?inst-v=88b4e822-af1b-4c6f-a84c-a0e2212e862f)
The Style tab for Big Text charts allows you to:
Customize the color palette to match your theme.
Adjust chart size to fit your viewing needs.
You can also drag and drop the metrics directly on the chart to rearrange their order.
Sparkline
For a Sparkline Chart,
Add a chart name to label your visualization.
Select metrics to define the displayed value.
Position metric labels at the top or bottom.
Apply local filters to refine dimensions and metrics.
Add filter groups for advanced filtering options.
-20250901-093128.gif?inst-v=88b4e822-af1b-4c6f-a84c-a0e2212e862f)
The Style tab for Sparkline charts allows you to:
Customize the color palette to match your theme.
Adjust chart size to fit your viewing needs.
You can also drag and drop the metrics directly on the chart to rearrange their order.
Map
For a Map Chart:
Enter a chart name to clearly label your visualization.
Choose a map type: Marker or Heat Map.
Select the geographic level: Country, State/Region, City, DMA, or PIN code.
Specify the country or region you want to analyze.
Select the metrics that will determine the values displayed on the map.
Apply local filters to fine-tune dimensions and metrics.
Use filter groups for more advanced and flexible filtering options.
-20260415-054249.gif?inst-v=88b4e822-af1b-4c6f-a84c-a0e2212e862f)
