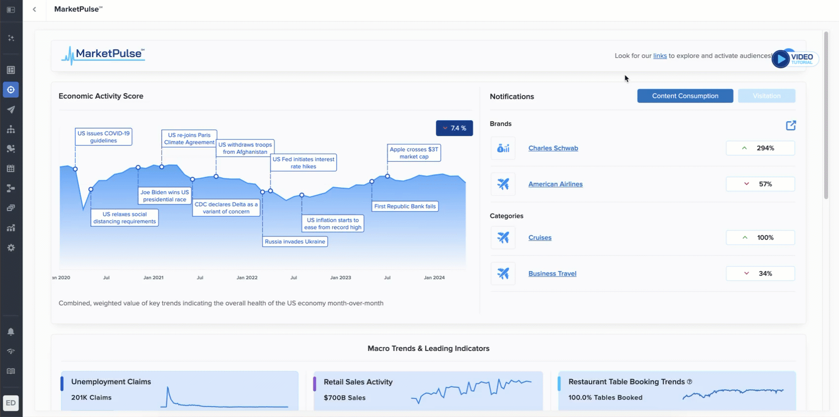
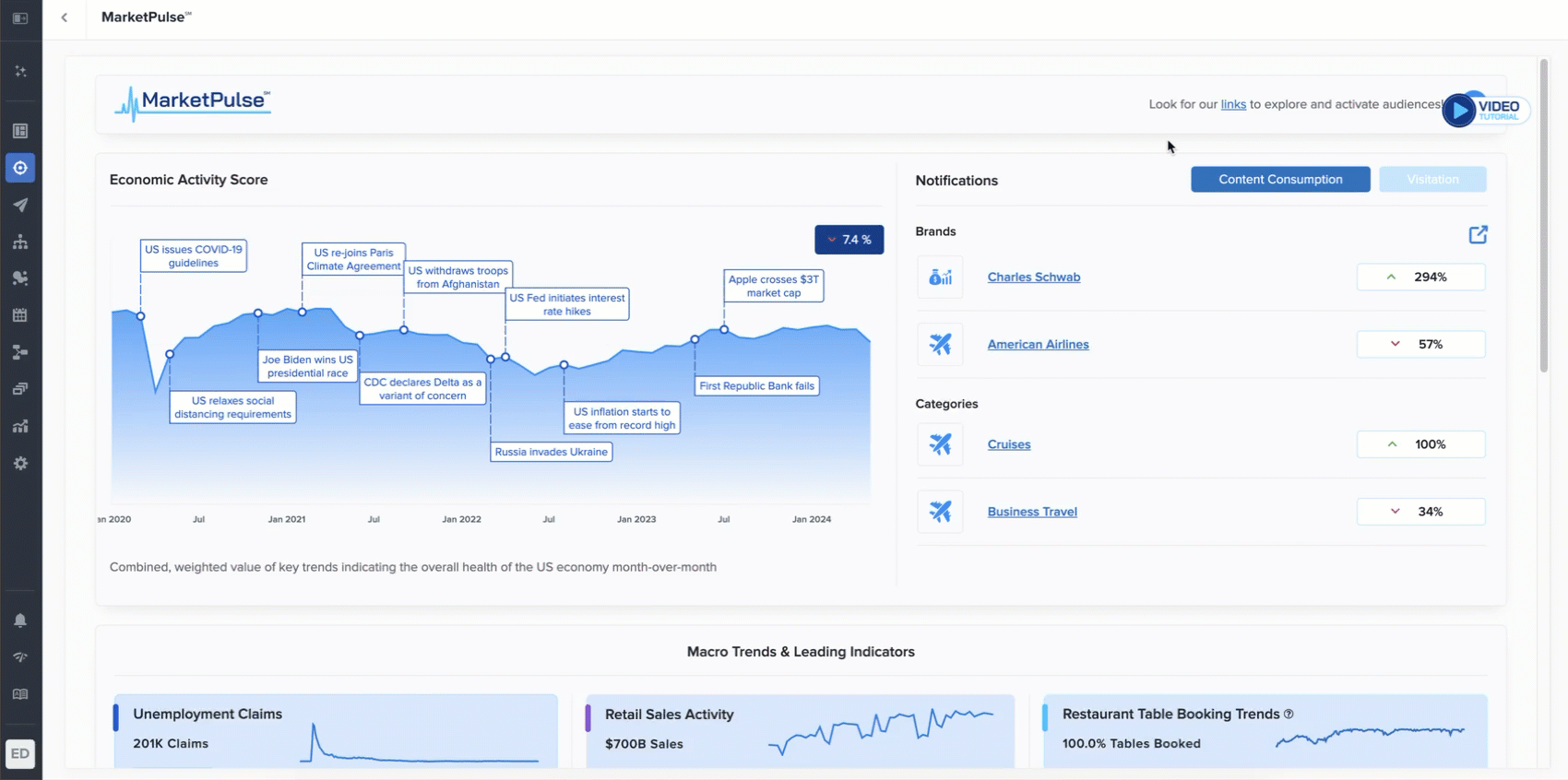
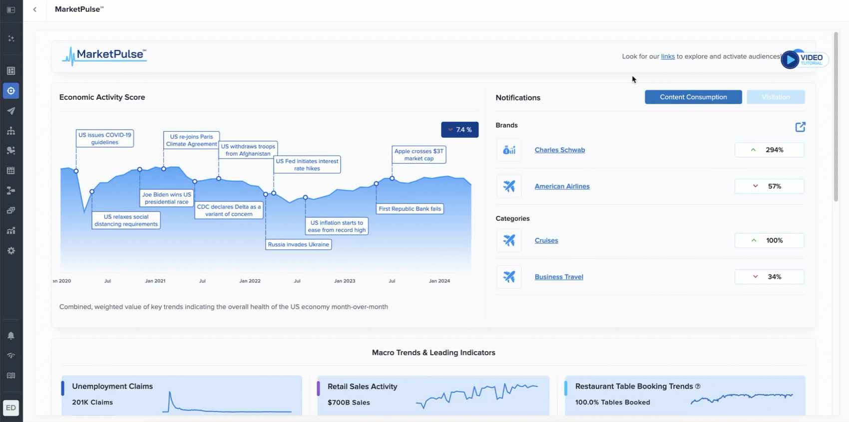
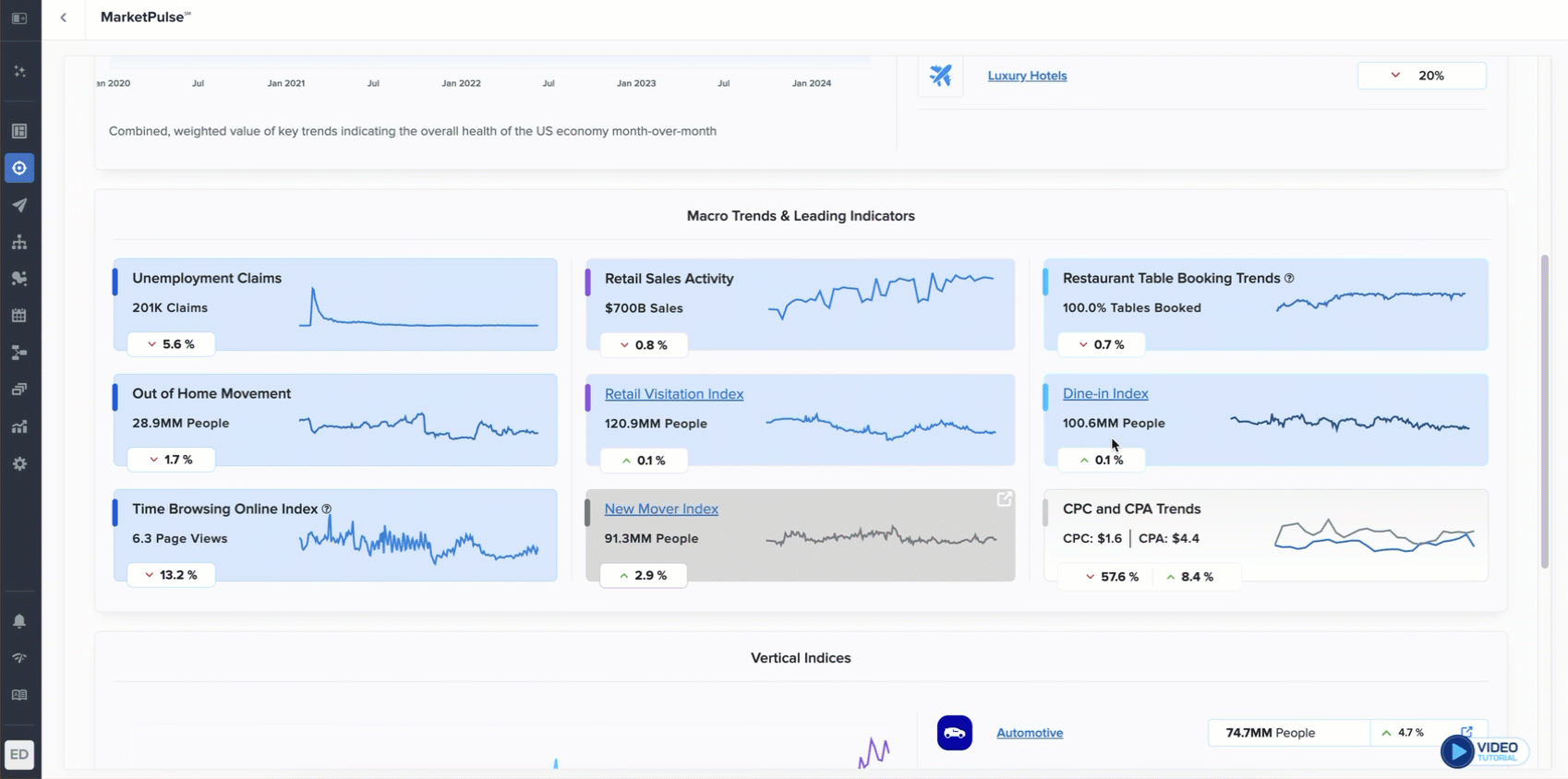
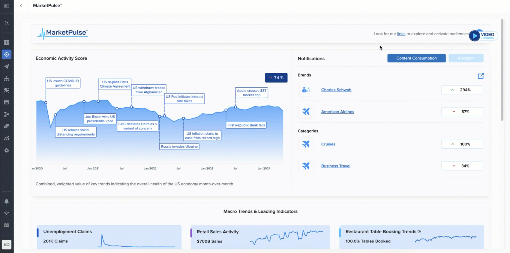
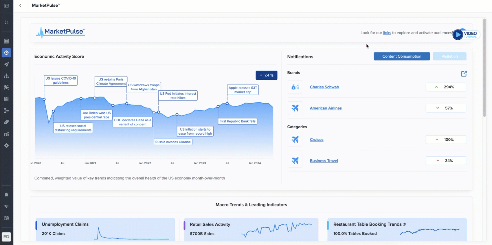
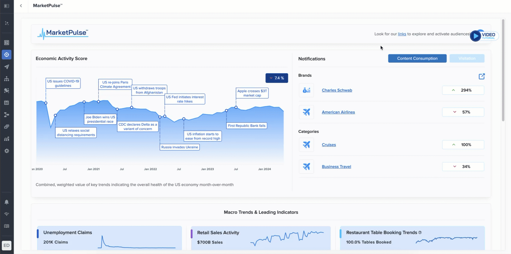
Prospect Trends

Prospect Trends provides high-level insights that can help identify the best time to engage with consumers. All insights from the Prospect Trends section are derived from Zeta data.
From the Opportunities menu, navigate to the Prospects page.

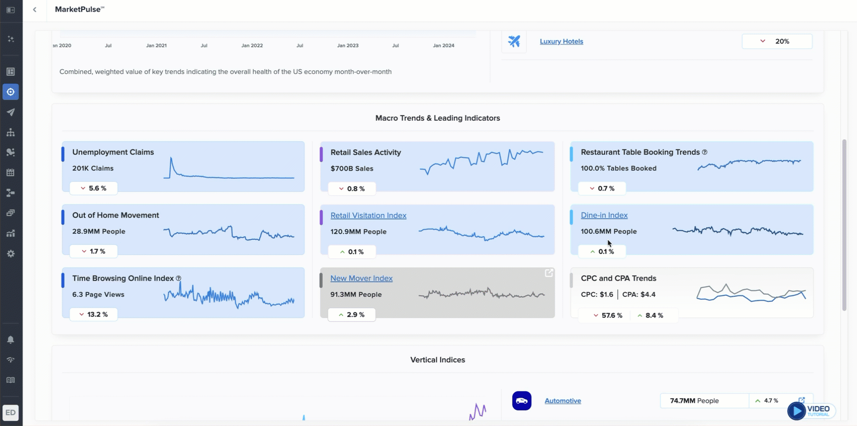
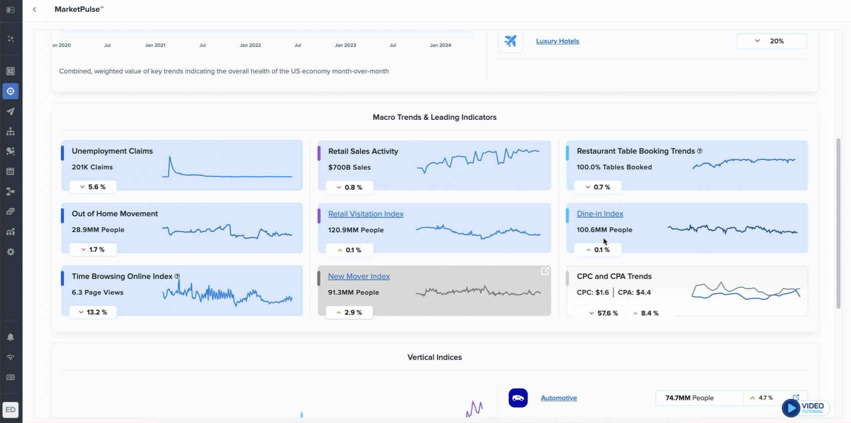
Engagement Trends
Engagement Trends shows content consumption and store visitation over the last 6 months, normalized to a 0–1 scale using a min-max index.

Content Consumption & Visitation Trends
These trends highlight online content consumption and visitation audiences with the largest change week-over-week.

Audience Trends
View daily trends in both Online Content Consumption and Visitation audiences over time. Click Explore Full Report to see week-over-week or month-over-month change.


Click Explore Full Report to see additional views.
Audience Trends
View daily trends in both Online Content Consumption and Visitation audiences over time. Click Explore Full Report to see week-over-week or month-over-month change.


Click Explore Full Report to see additional views.
Audience Trends: Online Content Consumption
The daily audience trends show the audience counts, normalized against the total content consumption signals recorded each day.

Turning the Year-Over-Year toggle also shows a yearly comparison of the audience trends across the segments selected.

In the weekly trends, each bar represents the increase or decrease week-over-week.

In the monthly trends, each bar represents the increase or decrease month-over-month.

Audience Trends: Visitation
The daily visitation trend shows visits to the brand, normalized against the total customer visits recorded each day.

Turning the Year-Over-Year toggle also shows a yearly comparison of the audience trends across the segments selected.

In the weekly and monthly visitation trends graph, each bar represents the increase or decrease week-over-week and month-over-month.

Scroll down to view the weekly and monthly visitation trends by DMA to identify which markets are prime for conquesting. The 10 largest markets are selected by default, but other markets can be selected through the dropdown.

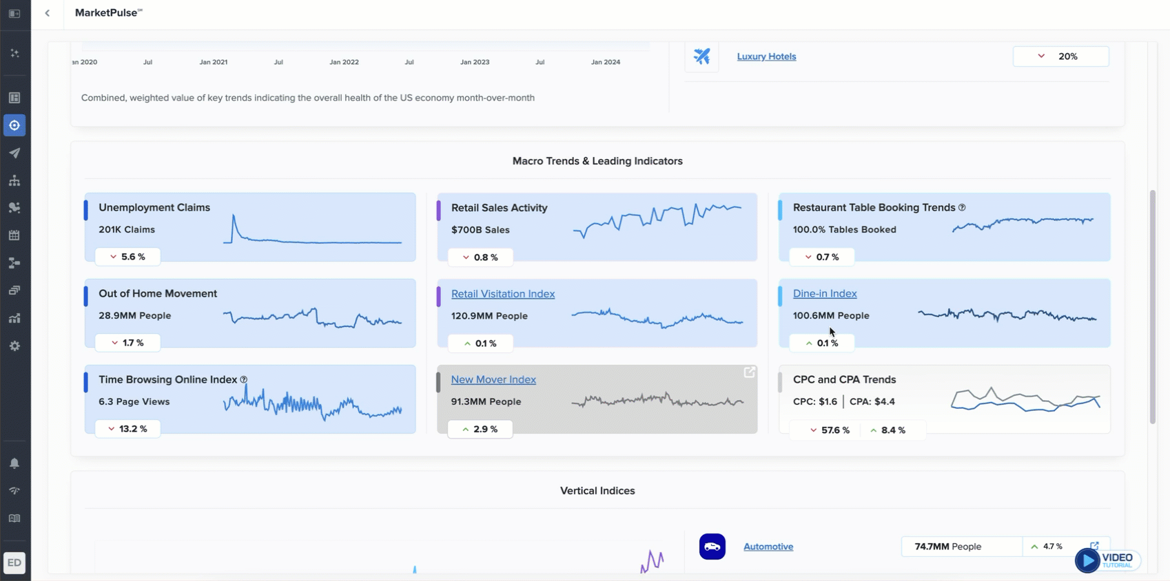
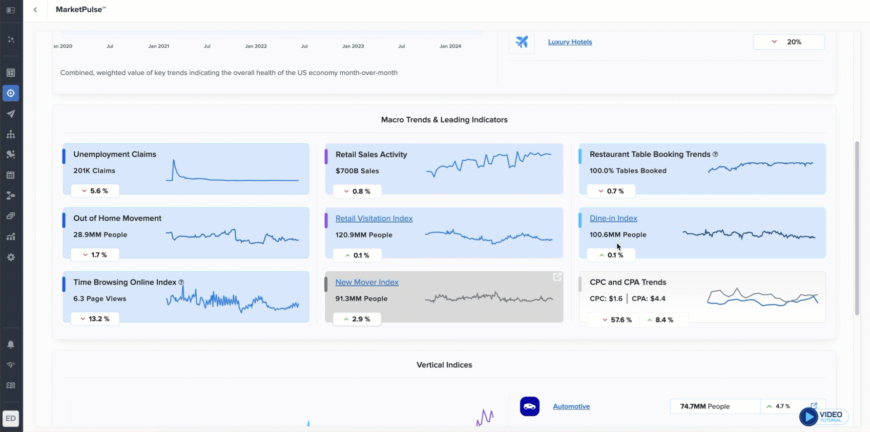
Trending Topics
Trending Topics is used to find inspiration for messaging opportunities based on trending topics in which customers are engaging.
Change the selections in the dropdown to see trending topics for different demographic groups.

Click Explore Full Report to see additional views.
Overall Activity
The overall activity graph illustrates the change in popularity of all topics related to the selected vertical over time. The popularity is measured both in terms of the number of pages published (Publishing) and the total viewership (Consumption).

Use the Date Range option at the top of the page to toggle between different time periods amid 1 week, 1 month, and 3 months.
Key Insights
Click on the Key Insights button at the top right to reveal the following:
-20241015-091715.gif?inst-v=e19c4f16-33e0-4195-8efa-8ac434ae6ac5)
The Most Popular tab displays the topics with the most viewership determined by the selected date range.
The Least Popular tab displays the topics with the least viewership, determined by the selected date range.
The Upward Trending tab displays the topics with the largest increase in popularity, determined by the selected date range.
The Downward Trending tab displays the topics with the largest decline in popularity, determined by the selected date range.
Key Trends
Scroll down to the Key Trends section to view the top 5 upward/downward trending topics. You can select the desired segments to compare.
-20241015-092010.gif?inst-v=e19c4f16-33e0-4195-8efa-8ac434ae6ac5)
View the top 5 upward-trending topics that exhibit the largest increase in popularity over the selected duration.
View the top 5 downward-trending topics that exhibit the largest decline in popularity over the selected duration.
You can further select Audience Segments to compare the topic consumption trends between the specified demographic groups (Age, Gender, & Ethnicity).
-20241015-092236.gif?inst-v=e19c4f16-33e0-4195-8efa-8ac434ae6ac5)